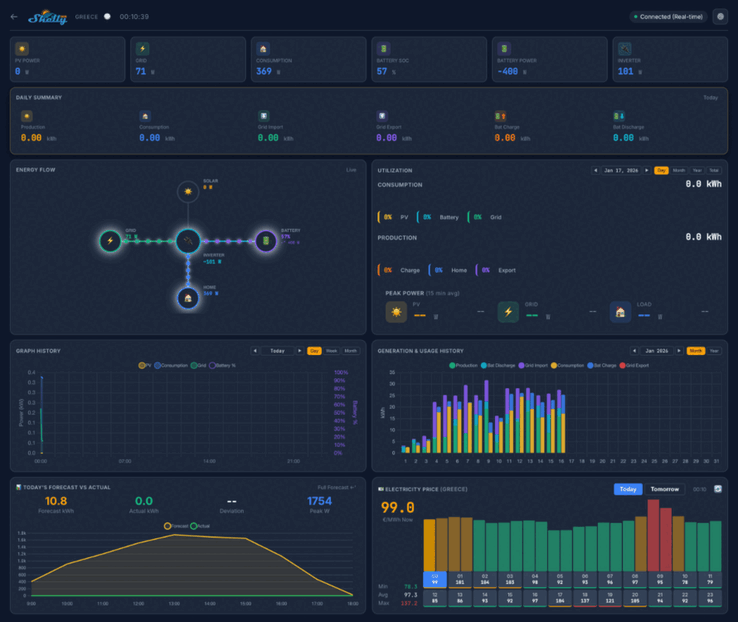
Shelly entwickelt eine neue Solar-Lösung für Nutzer von Photovoltaik-Anlagen. In einem aktuellen Forumsbeitrag gab das Unternehmen bekannt, dass es nach Testkunden sucht, um das neue System vor der offiziellen Einführung in einem Betatest zu prüfen. Screenshots der neuen Benutzeroberfläche deuten darauf hin, dass das Dashboard wichtige Kennzahlen wie die PV-Leistung, den Eigenverbrauch und den Batteriestand visualisiert.
Es wird verschiedene Ansichten geben, darunter eine tägliche Zusammenfassung, ein Energieflussdiagramm und eine detaillierte Auswertung des Stromverbrauchs. Darunter scheinen Grafiken zu historischen Daten und Prognosen sowie eine Karte mit den Standorten der installierten Anlagen platziert zu sein. Insgesamt können 20 Nutzer an dem Betatest für die neue Solar-Lösung teilnehmen.
Voraussetzungen für die Teilnahme sind eine Photovoltaikanlage mit mindestens 10 kWp und ein Wechselrichter mit ModBus-Kommunikation. Zudem müssen die Tester einen Teil ihres Stroms ins Netz einspeisen. Bevorzugt werden Systeme mit Batteriespeicher. Interessenten können sich für den Betatest bewerben, indem sie im entsprechenden Community-Thread antworten. Die benötigten Informationen sind im Original-Post zu finden.
Die ausgewählten Teilnehmer erhalten kostenlos ein Shelly Pro 3EM (aktuell etwa 75 Euro bei Amazon) sowie ein ModBus-Add-on und bekommen zusätzlich lebenslangen kostenlosen Zugriff auf die neue Software. Die regulären Preise für das Abonnement und das Veröffentlichungsdatum wurden zum jetzigen Zeitpunkt noch nicht bekannt gegeben.

















