Test HP Spectre 13 (Core i7, Full-HD) Laptop

Nachdem das HP Spectre 13 letztes Jahr auf Grund des Designs auf sich aufmerksam machte, hat HP dem Spectre 13 nun ein kleines Performance-Update verpasst. Es handelt sich um den Einzug der aktuellen Kaby-Lake-Prozessoren, welche widererwartend die älteren Skylake Modelle ersetzen. Äußerliche gibt es keine Veränderungen zum Vorgänger. Farblich kann das HP Spectre 13 in Silber oder aber auch in der bekannten messingschwarzen Farbkombination erworben werden. Bei der restlichen Komponentenauswahl gibt es lediglich die Auswahl zwischen einem 512-GB- oder 1-TB-SSD-Speicher. Beim Prozessor stehen unter anderem der Intel Core i5-7200U sowie der etwas schnellere Intel Core i7-7500U zur Wahl. Beim Arbeitsspeicher gibt es keine Alternativen, denn die 8-GB-RAMs sind fest verbaut, was jedoch für die Haupteinsatzzwecke völlig ausreichend ist.
HP verlangt für unser Testgerät mit 512-GB-Speicher und dem Intel Core i7-7500U 1.599 Euro. Damit ist das neuere Modell schon zur Markteinführung genau 100 Euro teurer als das HP Spectre 13 aus dem Jahr 2016. Allerdings wurde das Vorgängermodell mit einer 256-GB-SSD ausgeliefert, welches den Aufpreis somit wieder etwas relativiert.
Als Vergleichsgeräte haben wir neben dem direkten Vorgänger nur 13-Zoll-Geräte ausgewählt, welche sich zwischen 1.299 Euro bis 2.000 Euro bewegen. Eine übersichtliche Darstellung der Vergleichsgeräte finden Sie in der folgenden Tabelle.
| HP Spectre 13 | Apple MacBook Pro 13 | Dell XPS 13 9360 | HP EliteBook 1030 G1 | Asus Zenbook UX305CA | |
| CPU | Intel Core i7-6500U | Intel Core i5-6267U | Intel Core i5-7200U | Intel Core m7-6Y75 | Intel Core m7-6Y75 |
| GPU | Intel HD Graphics 520 | Intel HD Graphics 550 | Intel HD Graphics 620 | Intel HD Graphics 515 | Intel HD Graphics 515 |
| Panel | 13,3 Zoll 1.920x1.080 | 13,3 Zoll 2.560x1.600 | 13,3 Zoll 1.920x1.080 | 13,3 Zoll 3.200x1.800 | 13,3 Zoll 3.200x1.800 |
| RAM | 8 GB DDR3-1866 | 8 GB DDR3-2133 | 8 GB DDR3-1866 | 16 GB DDR3-1866 | 8 GB DDR3-1600 |
| Preis | 1.499 Euro | 1.999 Euro | 1.299 Euro | 2.000 Euro | 1.299 Euro |
Gehäuse
Das elegante Gehäuse (Displaydeckel und die Oberseite der Baseunit) des HP Spectre 13 wird überwiegend aus Aluminium gefräst. Die Gehäusewanne hingegen besteht aus einer Magnesiumlegierung. Insgesamt ist die Verarbeitung auf einem sehr hohen Niveau. Auch die Stabilität ist trotz der sehr dünnen Bauweise ordentlich. Die Base lässt sich nur mit Kraftaufwand leicht verwinden. Beim Displaydeckel erwartet uns ein ähnliches Bild wie bei der Base. Das ausgeklügelte Design der beiden Scharniere ("Piston Hinge"-Mechanismus), welche zudem stylisch und elegant gebogen sind, halten das Display sehr gut an der gewünschten Position. Diese beiden sind, wie der ganze hintere Bereich der Base, poliert und somit glänzend, wodurch das Gerät optisch aufgewertet wird. Der Wiederstand beim Öffnen des Displays, welches mit einer Hand nicht gelingt, wird durch Gaszylinder, die liegend in der Base verbaut sind, geregelt. Das minimalistisch designte HP Spectre 13 ist in jeder Hinsicht ein Hingucker. Die Materialauswahl überzeugt sowohl optisch als auch haptisch. Das Gerät vermittelt einen sehr hochwertigen Eindruck und ist nicht unnötig anfällig gegenüber Fingerabdrücke.
Größenvergleich
Bei der Gehäusedicke spielt das HP Spectre 13 in einer eigenen Liga. Beim benötigten Platzbedarf hingegen begnügen sich die Vergleichsgeräte hingegen mit etwas weniger Stellfläche. Somit gehört das HP Spectre 13 zu den größeren Geräten im 13-Zoll-Segment. Beim Gewicht liegen, mit Ausnahme des HP EliteBook 1030 G1 (1,4 kg), alle Geräte gleichauf.
Ausstattung
Der Bauweise geschuldet ist die sehr übersichtliche, aber moderne Schnittstellenausstattung. Alle Anschlüsse sind im rückwärtigen Bereich platziert. Dort finden wir drei USB-3.1-Type-C-Schnittstellen, von denen zwei Thunderbolt-3-kompatibel sind. Darüber lassen sich eine Vielzahl externer Geräte, wie beispielsweise hochauflösende Displays oder externe Datenträger für den besonders schnellen Datenaustausch anschließen. Der Port, welcher nicht Thunderbolt 3 unterstützt, sollte vorrangig zum Laden des Laptops genutzt werden. Technisch ist es jedoch möglich, das Gerät über jede USB-3.1-Type-C-Schnittstelle zu laden.
Auf einen konventionellen 3,5-mm-Headset-Anschluss verzichtet HP jedoch nicht. Das war es dann aber auch schon mit der Schnittstellenauswahl. Weiteres Zubehör lässt sich nur über Adapter oder über eine Dockingstation anschließen. HP liefert beim Spectre 13 einen USB-Type-C-auf-USB-A-(3.0)-Adapter bereits mit. Das Fehlen eines SD-Kartenlesers ist aber ein Kritikpunkt, welcher nicht unerheblich ist.
Kommunikation
Die kabellose WiFi-Verbindung übernimmt ein 2x2 Modul von Intel. Der Intel Dual Band Wireless-AC 8260 Adapter sorgt für ausreichend Tempo bei der Datenübertragung und unterstützt Bluetooth 4.2. Beim Test erreichte das HP Spectre 13 beim Senden 663 Mbit/s und beim Empfangen immerhin noch 485 Mbit/s. In diesem Test ist jedoch das MacBook Pro 13 2016 eindrucksvoller Spitzenreiter. Integriertes Breitband-Internet (WWAN) ist auch in der 2017er Version des HP Spectre 13 nicht zu finden. Wer lieber eine kabelgebundene Netzwerkverbindung bevorzugt, kommt um einen passenden Adapter nicht herum.
| Networking | |
| iperf3 transmit AX12 | |
| Apple MacBook Pro 13 2016 (2.9 GHz) | |
| HP Spectre 13-v131ng | |
| Dell XPS 13 9360 FHD i5 | |
| iperf3 receive AX12 | |
| Apple MacBook Pro 13 2016 (2.9 GHz) | |
| Dell XPS 13 9360 FHD i5 | |
| HP Spectre 13-v131ng | |
Sicherheit
Authentifizierungen mit Fingerprint oder IrisScan gibt es beim HP Spectre 13 nicht. Auch sind diese nicht optional für dieses Gerät verfügbar. Das Testgerät verfügt lediglich über ein integriertes Trusted Platform Modul (TPM).
Zubehör
HP spendierte als Zugabe zum Spectre 13 ein passendes Sleeve, welches das Gerät schützt. Allerdings ist für das Netzteil in der Hülle leider kein Platz vorgesehen. Weiterhin befindet sich das kompakte Netzteil sowie ein USB-Adapter (USB-Type-C-auf-USBA (3.0)) im Lieferumfang. Des Weiteren bietet HP gebrandetes Zubehör, wie etwa eine kabellose Maus. Weiteres Zubehör finden Sie im Webshop von HP.
Betriebssystem
Das HP Spectre 13 wird mit Microsoft Windows 10 Home 64bit ausgeliefert.
Wartung
Das HP Spectre 13 ist nicht wartungsfreundlich. Die Schrauben zum Entfernen der Bodenplatte verstecken sich unter den verklebten Gummileisten. Da wir bei unserem Leihgerät Beschädigungen vermeiden wollten, haben wir von einer Demontage der Bodeneinheit abgesehen. Eine Erweiterung des Arbeitsspeichers wäre ohnehin nicht möglich. Nur der Massenspeicher, welcher als M.2-Modul gesteckt ist, wäre theoretisch tauschbar.
Garantie
Das HP Spectre wir mit einer 24-monatigen Herstellergarantie angeboten. Optional kann der Service auf 36 Monate erweitert werden (HP Care Pack). Dieser umfasst dann einen Abhol- und Lieferservice. Die zusätzlichen Kosten schlagen mit 130 Euro zu Buche.
Eingabegeräte
Tastatur
Die Tastatur unseres Testsamples gleicht der des Vorgängers. Die Chiclet-Tastatur, welche farblich identisch mit der Gehäusefarbe ist, fügt sich wunderbar in die Oberseite der Base ein. Die einzelnen Tasten haben mit 16 x 16 Millimetern eine angenehme Größe. Nur die beiden Cursor-Up/Down-Tasten sind in ihrer Dimension designbedingt etwas kleingeraten. Der mechanische Hubweg beträgt 1,3 Millimeter, was auch dem des Dell XPS 13 entspricht. Das leichte Klappern der einzelnen Tasten konnte auch bei der Neuauflage nicht abgestellt werden. Des Weiteren kann die Tastatur mit einer weißen, dezenten Hintergrundbeleuchtung punkten. Diese lässt sich allerdings nur ein- oder ausschalten. Bei hellen Arbeitsumgebungen ist es ratsam, diese zu deaktivieren, denn die Aufschrift der einzelnen Tasten lässt sich nur noch schwer ablesen.
Trotz allem vermittelt die Tastatur einen hohen Schreibkomfort, sodass auch längere Schreibarbeiten problemlos möglich sind.
Touchpad
Das Touchpad, welches als Clickpad designt ist und somit keine separaten Eingabetasten besitzt, arbeitet sehr zuverlässig. Das von HP genannte Imagepad unterstützt Multi-Touch-Eingaben sowie die Gestensteuerung. Die glatte Eingabefläche misst 9,6 x 5,5 Zentimeter und nutzt den vorhandenen Platz optimal aus. Fingerabdrücke zeichnen sich bei dem silbernen HP Spectre 13 nicht so sehr ab wie beim schwarz designten Pendant.
Die integrierten Eingabetasten des ClickPads besitzen einen flachen Hubweg, welcher aber trotzdem ein gutes akustisches und haptisches Feedback an den Nutzer weiterleitet. Der Druckpunkt zum Auslösen der Eingaben ist gut abgestimmt, sodass es nicht zu ungewollten Eingaben kommt. Insgesamt hinterlässt das Touchpad einen sehr wertigen Eindruck, welcher bei einem Gerät dieser Preisklasse jedoch auch erwartet werden kann.
Display
In puncto Display geht HP nicht mit dem Trend und verpasst dem Spectre 13 ein Full-HD-Panel. Der UWVA-IPS-Bildschirm besitzt eine Deckscheibe mit Corning Gorilla Glass, jedoch ohne Touch-Funktionalität. Alternative Displayoptionen bietet der Hersteller für dieses Gerät nicht an. Warum HP jedoch nicht ein höher auflösendes Display verbaut, bleibt weiterhin nur Spekulation.
Auf Grund der Auflösung von 1.920 x 1.080 Pixel ergibt sich eine Pixeldichte von 166 ppi. Bei den Messergebnissen schneidet unser Test-Sample recht ordentlich ab. Mit einer durchschnittlichen Displayhelligkeit von 382 cd/m² schiebt sich das HP Spectre 13 auf den zweiten Platz. Nur der Bildschirm des MacBook Pro 13 2016 leuchtet mit 542 cd/m² deutlich heller. Auch im Akkubetrieb wird die Helligkeit des Displays nicht verringert (384 cd/m²). Die Ausleuchtung ist mit 91 % sehr gut. Hier kann sich das HP Spectre 13 teilweise deutlich von der Konkurrenz absetzen. Sehr auffällig ist jedoch der eklatante Unterschied zum älteren Spectre 13, wo wir nur eine Ausleuchtung von 76 % gemessen hatten. Hier scheint der Hersteller deutlich nachgebessert zu haben. Mit Screen Bleeding hat unser Testgerät keine großartigen Probleme. Lediglich in der unteren linken Ecke ist ein leicht hellerer Bereich erkennbar, was aber nur bei genauerer Betrachtung zu erkennen ist.
| |||||||||||||||||||||||||
Ausleuchtung: 91 %
Helligkeit Akku: 384 cd/m²
Kontrast: 1154:1 (Schwarzwert: 0.35 cd/m²)
ΔE ColorChecker Calman: 5.37 | ∀{0.5-29.43 Ø4.74}
ΔE Greyscale Calman: 6.44 | ∀{0.09-98 Ø4.98}
89% sRGB (Argyll 1.6.3 3D)
58% AdobeRGB 1998 (Argyll 1.6.3 3D)
64.8% AdobeRGB 1998 (Argyll 3D)
88.8% sRGB (Argyll 3D)
64.6% Display P3 (Argyll 3D)
Gamma: 2.52
CCT: 6738 K
| HP Spectre 13-v131ng CMN1374, 1920x1080, 13.3" | HP Spectre 13 1920x1080, 13.3" | Apple MacBook Pro 13 2016 (2.9 GHz) APPA033, 2560x1600, 13.3" | Dell XPS 13 9360 FHD i5 Sharp SHP1449 LQ133M1, 1920x1080, 13.3" | Asus Zenbook UX305CA-FB055T Samsung 133YL04-P02, 3200x1800, 13.3" | HP EliteBook 1030 G1-X2F03EA Sharp SHP1465, 3200x1800, 13.3" | |
|---|---|---|---|---|---|---|
| Display | 4% | 34% | -21% | -6% | 6% | |
| Display P3 Coverage (%) | 64.6 | 65.6 2% | 99.2 54% | 48.94 -24% | 59.1 -9% | 67.6 5% |
| sRGB Coverage (%) | 88.8 | 94.7 7% | 99.9 13% | 73.3 -17% | 85.5 -4% | 94.7 7% |
| AdobeRGB 1998 Coverage (%) | 64.8 | 67.5 4% | 87.6 35% | 50.5 -22% | 61 -6% | 69 6% |
| Response Times | -6% | -32% | 14% | 18% | 15% | |
| Response Time Grey 50% / Grey 80% * (ms) | 46 ? | 50.8 ? -10% | 47.2 ? -3% | 32.8 ? 29% | 38 ? 17% | 42.4 ? 8% |
| Response Time Black / White * (ms) | 33 ? | 33.2 ? -1% | 53 ? -61% | 33.2 ? -1% | 27 ? 18% | 25.6 ? 22% |
| PWM Frequency (Hz) | 1429 ? | |||||
| Bildschirm | 19% | 27% | 0% | -6% | 10% | |
| Helligkeit Bildmitte (cd/m²) | 404 | 300.5 -26% | 569 41% | 351.2 -13% | 390 -3% | 401 -1% |
| Brightness (cd/m²) | 382 | 305 -20% | 542 42% | 325 -15% | 352 -8% | 369 -3% |
| Brightness Distribution (%) | 91 | 76 -16% | 90 -1% | 89 -2% | 81 -11% | 85 -7% |
| Schwarzwert * (cd/m²) | 0.35 | 0.184 47% | 0.56 -60% | 0.195 44% | 0.69 -97% | 0.35 -0% |
| Kontrast (:1) | 1154 | 1633 42% | 1016 -12% | 1801 56% | 565 -51% | 1146 -1% |
| Delta E Colorchecker * | 5.37 | 2.64 51% | 1.4 74% | 7.4 -38% | 3.04 43% | 3.5 35% |
| Colorchecker dE 2000 max. * | 9.46 | 5.06 47% | 2.9 69% | 9.08 4% | 7.01 26% | 6.33 33% |
| Delta E Graustufen * | 6.44 | 2.8 57% | 1.8 72% | 6.71 -4% | 2.88 55% | 4.13 36% |
| Gamma | 2.52 87% | 2.16 102% | 2.16 102% | 2.74 80% | 2.43 91% | 2.28 96% |
| CCT | 6738 96% | 6999 93% | 6877 95% | 7222 90% | 6848 95% | 6508 100% |
| Farbraum (Prozent von AdobeRGB 1998) (%) | 58 | 60.9 5% | 78.4 35% | 50.48 -13% | 55 -5% | 61.56 6% |
| Color Space (Percent of sRGB) (%) | 89 | 94.3 6% | 99.3 12% | 73.31 -18% | 85 -4% | 94.64 6% |
| Durchschnitt gesamt (Programm / Settings) | 6% /
13% | 10% /
21% | -2% /
-2% | 2% /
-3% | 10% /
10% |
* ... kleinere Werte sind besser
Im Auslieferungszustand liegen die durchschnittlichen DeltaE-2000-Abweichungen der Graustufen und der Farben gegenüber dem sRGB-Referenzfarbraum bei 5,37 bzw. 6,44. Das sind wahrlich keine Bestwerte, denn die Konkurrenz kann hier deutlich bessere Werte vorweisen. Hier hilft nur eine Kalibrierung, wodurch die DeltaE-2000-Abweichungen deutlich reduziert werden konnten (DeltaE Graustufen: 0,8 und DeltaE Colorchecker: 2,24). Die Bildqualität wirkt durch den Glossy Screen gut, sodass satte Farben recht kräftig dargestellt werden. Gegenüber dem HP Spectre aus 2016 erreicht das neuere Modell nicht ganz die gleichen Farbraumabdeckungen. Der sRGB-Farbraum kann von unserem Testgerät zu 89 % dargestellt werden. Für den AdobeRGB-Farbraum reicht es immerhin noch zu einer Darstellung von 58 %. Damit wird das HP Spectre 13 weiterhin dem Premiumanspruch der Spectre Baureihe gerecht.
Da das HP Spectre 13 als Deckscheibe mit Corning Gorilla Glass ausgestattet ist, kommt es zu starken Spiegelungen, welche das Arbeiten im Freien zusätzlich erschweren. Die hohe Leuchtkraft kann somit nur bedingt für Besserung sorgen. Hier sollte nach Möglichkeit ein Schattenplatz bevorzugt werden.
Reaktionszeiten (Response Times) des Displays
| ↔ Reaktionszeiten Schwarz zu Weiß | ||
|---|---|---|
| 33 ms ... steigend ↗ und fallend ↘ kombiniert | ↗ 21 ms steigend | |
| ↘ 12 ms fallend | ||
| Die gemessenen Reaktionszeiten sind langsam und dadurch für viele Spieler wahrscheinlich zu langsam. Im Vergleich rangierten die bei uns getesteten Geräte von 0.1 (Minimum) zu 240 (Maximum) ms. » 89 % aller Screens waren schneller als der getestete. Daher sind die gemessenen Reaktionszeiten schlechter als der Durchschnitt aller vermessenen Geräte (19.9 ms). | ||
| ↔ Reaktionszeiten 50% Grau zu 80% Grau | ||
| 46 ms ... steigend ↗ und fallend ↘ kombiniert | ↗ 26 ms steigend | |
| ↘ 20 ms fallend | ||
| Die gemessenen Reaktionszeiten sind langsam und dadurch für viele Spieler wahrscheinlich zu langsam. Im Vergleich rangierten die bei uns getesteten Geräte von 0.165 (Minimum) zu 636 (Maximum) ms. » 78 % aller Screens waren schneller als der getestete. Daher sind die gemessenen Reaktionszeiten schlechter als der Durchschnitt aller vermessenen Geräte (31.2 ms). | ||
Bildschirm-Flackern / PWM (Pulse-Width Modulation)
| Flackern / PWM nicht festgestellt | ||
Im Vergleich: 52 % aller getesteten Geräte nutzten kein PWM um die Helligkeit zu reduzieren. Wenn PWM eingesetzt wurde, dann bei einer Frequenz von durchschnittlich 7873 (Minimum 5, Maximum 343500) Hz. | ||
Leistung
Bei der Leistung der verschiedenen HP-Spectre-13-Modelle unterscheiden sich die Geräte lediglich in der CPU-Bestückung und der verbauten Speicherkapazität voneinander. Die beiden angebotenen Prozessoren der Kaby-Lake-Serie (Intel Core i5-7200U und Intel Core i7-7500U) bieten eine grundsolide Leistung, um im Alltag flüssig zu arbeiten. In Zahlen ausgedrückt können wir sagen, dass der Intel Core i7-7500U ca. 10 % mehr Leistung bietet als der kleine Bruder Intel Core i5-7200U. Beim Massenspeicher bietet der Hersteller jeweils eine PCIe-NVMe-SSD mit einer Bruttokapazität von 512 GB oder 1 TB an. Beim Arbeitsspeicher gibt es keine Alternativen. Der 8-GB-DDR3-RAM ist fest auf der Platine verlötet und kann nicht durch ein zusätzliches Modul erweitert werden. Somit verwehrt der Hersteller den möglichen Dual-Channel-Betrieb, was gerade der Intel HD Graphics 620 zugutekommen würde.
Prozessor
Der Dual-Core-Prozessor, Intel Core i7-7500U, beerbt den Intel Core i7-6500U und verhilft dem HP Spectre 13 zu 10 % mehr Leistung. Ein fader Beigeschmack bleibt allerdings. Denn auf Dauer kann die volle Leistung des Prozessors nicht abgerufen werden. Somit fällt das HP Spectre 13 im Cinebench R15 Multi Benchmark sogar hinter das Dell XPS 13 9360 zurück, welches mit einem Intel Core i5-7200U ausgestattet ist. Mehrmaliges Wiederholen des Tests untermauerten das Testergebnis. Diese Problematik gab es auch beim Vorgängermodell, welches die Konkurrenz mit einem Intel Core i5-6200U nicht schlagen konnte. Gegen die ebenfalls sehr mobil ausgerichteten Geräte wie das Asus ZenBook UX305CA oder das HP EliteBook 1030 G1 kann sich unser Testgerät aber deutlich absetzen. Hier reicht die Leistung der sehr sparsamen Core m7-6Y75 CPUs nicht aus, um dem Intel Core i7-7500U in dem HP Spectre 13 Paroli zu bieten.
| Cinebench R10 | |
| Rendering Single CPUs 64Bit | |
| HP Spectre 13-v131ng | |
| Rendering Multiple CPUs 64Bit | |
| HP Spectre 13-v131ng | |
| JetStream 1.1 - 1.1 Total | |
| HP Spectre 13-v131ng | |
| Apple MacBook Pro 13 2016 (2.9 GHz) | |
| Apple MacBook Pro 13 2016 (2.9 GHz) | |
| HP EliteBook 1030 G1-X2F03EA | |
| Asus Zenbook UX305CA-FB055T | |
| Octane V2 - Total Score | |
| HP Spectre 13-v131ng | |
| Dell XPS 13 9360 FHD i5 | |
| HP EliteBook 1030 G1-X2F03EA | |
| Asus Zenbook UX305CA-FB055T | |
| Mozilla Kraken 1.1 - Total | |
| Asus Zenbook UX305CA-FB055T | |
| HP EliteBook 1030 G1-X2F03EA | |
| Apple MacBook Pro 13 2016 (2.9 GHz) | |
| Apple MacBook Pro 13 2016 (2.9 GHz) | |
| HP Spectre 13-v131ng | |
* ... kleinere Werte sind besser
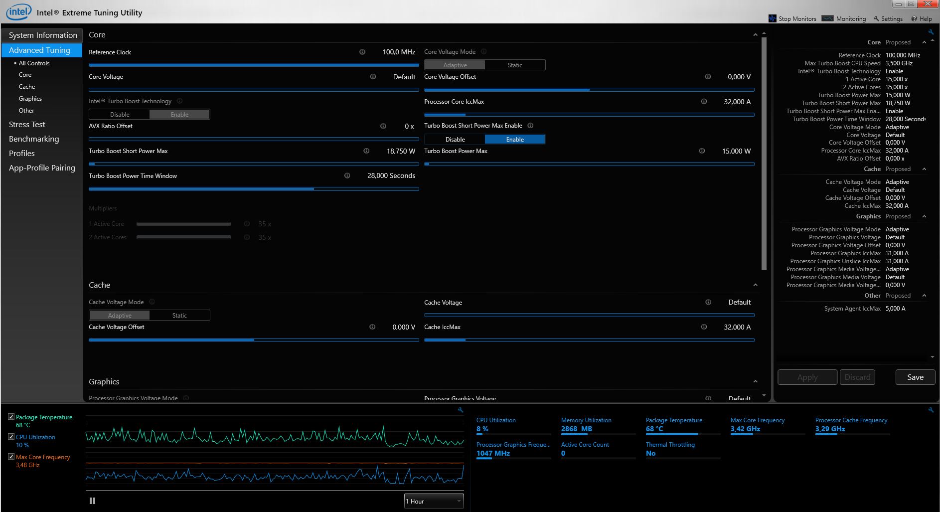
Nachdem das TDP-Limit (15 Watt) einsetzt, gibt es einen leichten Abfall, aber danach sind die Ergebnisse in der Cinebench-R15-Multi-Schleife relativ konstant.
System Performance
Die Kombination von Intel-Core-i7-CPU und schnellem PCIe-NVMe-SSD-Speicher sorgt für ein flink arbeitendes System. Die Ergebnisse im PCMark 8 fallen trotz der schlechten Turbo-Ausnutzung gut aus. In allen Teilbereichen kann sich das HP Spectre durchsetzen und teilweise einen Vorsprung von bis zu 11 % für sich behaupten. Subjektiv betrachtet arbeitet das HP Spectre 13 ohne jegliche Latenzen. Nach dem Einschalten dauert es nur wenige Sekunden, bis das Gerät einsatzbreit ist. Auch das Surfen im Internet stellt unser Testgerät nicht vor Probleme. Dank dem 8 GB großen Arbeitsspeicher können problemlos mehrere Tabs gleichzeitig geöffnet werden, ohne eine Trägheit am System festzustellen.
| PCMark 7 | |
| Score | |
| HP Spectre 13-v131ng | |
| HP EliteBook 1030 G1-X2F03EA | |
| Asus Zenbook UX305CA-FB055T | |
| Productivity | |
| HP Spectre 13-v131ng | |
| Asus Zenbook UX305CA-FB055T | |
| HP EliteBook 1030 G1-X2F03EA | |
| PCMark Vantage Result | 17414 Punkte | |
| PCMark 7 Score | 5610 Punkte | |
| PCMark 8 Home Score Accelerated v2 | 3789 Punkte | |
| PCMark 8 Creative Score Accelerated v2 | 4655 Punkte | |
| PCMark 8 Work Score Accelerated v2 | 5053 Punkte | |
Hilfe | ||
Massenspeicher
Auch das aktuelle HP Spectre 13 vertraut weiterhin auf SSDs aus dem Hause Samsung. In unserem Testgerät kommt eine 512 GB fassende SSD zum Einsatz, welche über PCIe angebunden ist. Somit steht einem schnellen Datenaustausch nichts im Wege. Ein Blick in die Vergleichstabelle zeigt, dass unser Testsample auf einem sehr hohen Niveau arbeitet, denn nur das MacBook Pro 13 2016 kann sich nur knapp mit 9 % an die Spitze schieben. Aber dann folgt schon das HP Spectre 13, bevor mit einem Abstand von 19 % das Dell XPS 13 9360 nachzieht. Noch weiter abgeschlagen ist das Asus ZenBook UX305CA sowie die beiden HPs aus dem eigenen Hause.
Mit AS SSD messen wir die Performance der SSD und notieren beim sequenziellen Lesen 1.324 MB/s und beim sequenziellen Schreiben von Daten immerhin noch 1.189 MB/s. Sehr gut gefallen haben uns die 4K-Lese- und Schreibwerte, bei denen das aktuelle HP Spectre 13 Bestwerte im direkten Vergleich aufstellt.
| HP Spectre 13-v131ng Samsung PM961 NVMe MZVLW512HMJP | HP Spectre 13 Samsung PM951 NVMe MZVLV256 | Apple MacBook Pro 13 2016 (2.9 GHz) Apple SSD AP0256 | Dell XPS 13 9360 FHD i5 Toshiba NVMe THNSN5256GPUK | Asus Zenbook UX305CA-FB055T Micron M600 MTFDDAV512MBF M.2 | HP EliteBook 1030 G1-X2F03EA Sandisk X300 SD7SN6S-512G-1006 | |
|---|---|---|---|---|---|---|
| CrystalDiskMark 3.0 | -28% | 9% | -19% | -49% | -56% | |
| Read Seq (MB/s) | 1090 | 1322 21% | 1662 52% | 1233 13% | 475.2 -56% | 387.5 -64% |
| Write Seq (MB/s) | 1088 | 305.5 -72% | 1336 23% | 733 -33% | 423.7 -61% | 348.7 -68% |
| Read 512 (MB/s) | 753 | 621 -18% | 1183 57% | 1036 38% | 404.8 -46% | 239.9 -68% |
| Write 512 (MB/s) | 911 | 306 -66% | 1481 63% | 439.9 -52% | 396.2 -57% | 335.3 -63% |
| Read 4k (MB/s) | 57.5 | 40.09 -30% | 16.1 -72% | 29.31 -49% | 28.57 -50% | 30.34 -47% |
| Write 4k (MB/s) | 140.2 | 119 -15% | 23.5 -83% | 116.9 -17% | 90.7 -35% | 75.9 -46% |
| Read 4k QD32 (MB/s) | 497.1 | 513 3% | 657 32% | 479.2 -4% | 288.9 -42% | 311.3 -37% |
| Write 4k QD32 (MB/s) | 416 | 231.5 -44% | 419 1% | 218.3 -48% | 242.3 -42% | 192.8 -54% |
Grafikkarte
Die Grafikleistung des Kaby Lake bestückten HP Spectre 13 liegt nur knapp vor dem Vorgängermodell. Die Leistung der Intel HD Graphics 620 reicht nicht aus, um mit dem MacBook Pro 13 2016 mithalten zu können. Erneut kann sich das Dell XPS 13 9360, wenn auch nur knapp, vor unser Testgerät platzieren.
| 3DMark | |
| 1280x720 Cloud Gate Standard Graphics | |
| Apple MacBook Pro 13 2016 (2.9 GHz) | |
| Dell XPS 13 9360 FHD i5 | |
| HP Spectre 13-v131ng | |
| HP Spectre 13 | |
| HP EliteBook 1030 G1-X2F03EA | |
| Asus Zenbook UX305CA-FB055T | |
| 1920x1080 Fire Strike Graphics | |
| Apple MacBook Pro 13 2016 (2.9 GHz) | |
| Dell XPS 13 9360 FHD i5 | |
| HP Spectre 13-v131ng | |
| HP Spectre 13 | |
| HP EliteBook 1030 G1-X2F03EA | |
| Asus Zenbook UX305CA-FB055T | |
| 3DMark 11 - 1280x720 Performance GPU | |
| Apple MacBook Pro 13 2016 (2.9 GHz) | |
| HP Spectre 13-v131ng | |
| Dell XPS 13 9360 FHD i5 | |
| HP Spectre 13 | |
| HP EliteBook 1030 G1-X2F03EA | |
| Asus Zenbook UX305CA-FB055T | |
| 3DMark 03 Standard | 20740 Punkte | |
| 3DMark 05 Standard | 11865 Punkte | |
| 3DMark 06 Standard Score | 8681 Punkte | |
| 3DMark Vantage P Result | 6071 Punkte | |
| 3DMark 11 Performance | 1706 Punkte | |
| 3DMark Ice Storm Standard Score | 56496 Punkte | |
| 3DMark Cloud Gate Standard Score | 6298 Punkte | |
| 3DMark Fire Strike Score | 858 Punkte | |
| 3DMark Fire Strike Extreme Score | 407 Punkte | |
| 3DMark Time Spy Score | 350 Punkte | |
Hilfe | ||
Gaming Performance
Das HP Spectre 13 ist kein Laptop zum Spielen. Dies verdeutlichen einmal mehr die Gaming Benchmarks. Die Leistung der integrierten Grafikeinheit Intel HD Graphics 620 reicht lediglich, um ältere Titel wie Bioshock nur mit geringsten Einstellungen flüssig wiederzugeben.
Weitere Benchmarks und Informationen zur Intel HD Graphics 620 sind in unserer Techniksektion verfügbar.
| min. | mittel | hoch | max. | |
|---|---|---|---|---|
| BioShock Infinite (2013) | 46.9 | 29.3 | 24.6 | 7.8 |
| Battlefield 4 (2013) | 35 | 27 | 17 | 6 |
| The Witcher 3 (2015) | 13 | 9 | 4 | |
| Rise of the Tomb Raider (2016) | 15 | 8 | 6 |
Emissionen
Geräuschemissionen
Bei der Geräuschbelastung durch die beiden kleinen Lüfter gibt es messtechnisch keine nennenswerten Unterschiede zum Vorgänger. Im Leerlauf stehen die Lüfter still, sodass hier keine Geräuschemissionen entstehen. Unter Last steigt der Pegel, und wir messen maximal 40 dB(A). Im direkten Vergleich gewinnt ganz klar das HP EliteBook 1030 G1, welches komplett passiv gekühlt wird. Aber auch die restlichen Vergleichsgeräte verrichten leiser ihre Arbeit. Bei unserem Test-Sample konnte zudem deutlich elektronischen Geräusche wahrgenommen werden, was an Spulenfiepen erinnert. Dieses tritt bei Beanspruchung der SSD auf.
Lautstärkediagramm
| Idle |
| 30.4 / 30.4 / 30.4 dB(A) |
| Last |
| 40 / 40 dB(A) |
![]() | ||
30 dB leise 40 dB(A) deutlich hörbar 50 dB(A) störend |
||
min: | ||
| HP Spectre 13-v131ng i7-7500U, HD Graphics 620 | HP Spectre 13 6500U, HD Graphics 520 | Apple MacBook Pro 13 2016 (2.9 GHz) 6267U, Iris Graphics 550 | Dell XPS 13 9360 FHD i5 i5-7200U, HD Graphics 620 | Asus Zenbook UX305CA-FB055T 6Y75, HD Graphics 515 | HP EliteBook 1030 G1-X2F03EA 6Y75, HD Graphics 515 | |
|---|---|---|---|---|---|---|
| Geräuschentwicklung | 1% | 5% | 11% | 5% | ||
| aus / Umgebung * (dB) | 30.4 | 28.5 6% | 30.2 1% | 31.3 -3% | ||
| Idle min * (dB) | 30.4 | 28.5 6% | 30.2 1% | 28.9 5% | 31.3 -3% | |
| Idle avg * (dB) | 30.4 | 30.9 -2% | 30.2 1% | 28.9 5% | 31.3 -3% | |
| Idle max * (dB) | 30.4 | 31.6 -4% | 30.2 1% | 28.9 5% | 31.3 -3% | |
| Last avg * (dB) | 40 | 38.8 3% | 33 17% | 30.9 23% | 31.3 22% | |
| Last max * (dB) | 40 | 41.4 -3% | 36.2 9% | 33.5 16% | 31.3 22% |
* ... kleinere Werte sind besser
Temperatur
Die Gehäusetemperaturen des HP Spectre 13 sind unserer Auffassung nach deutlich zu hoch. Den Hotspot mit 54,2 °C finden wir auf der Oberseite der Base auf der linken Seite. Die Unterseite bleibt mit 37,7 °C vergleichsweise kühl.
Unter Dauerbelastung müssen nun auch die verbauten Komponenten zeigen, ob das Kühlsystem ausreichend dimensioniert ist. Der Prozessor erwärmt sich unter Belastung mit Prime95 auf maximal 83 °C. Die durchschnittliche Taktfrequenz lag bei 2,1 GHz. Zum Thermal Throttling kam es nicht, da das Power Target schon vorher einsetzte. Unter Belastung der Intel HD Graphics 620 mit Furmark erzielten wir maximal 72 °C. Die Taktfrequenz der Grafikeinheit schwankte zwischen 950-1.000 MHz.
(-) Die maximale Temperatur auf der Oberseite ist 54.2 °C. Im Vergleich liegt der Klassendurchschnitt bei 35.9 °C (von 21.4 bis 59 °C für die Klasse Subnotebook).
(+) Auf der Unterseite messen wir eine maximalen Wert von 37.7 °C (im Vergleich zum Durchschnitt von 39.2 °C).
(+) Ohne Last messen wir eine durchschnittliche Temperatur von 24.9 °C auf der Oberseite. Der Klassendurchschnitt erreicht 30.8 °C.
(+) Die Handballen und der Touchpad-Bereich sind mit gemessenen 24 °C kühler als die typische Hauttemperatur und fühlen sich dadurch kühl an.
(+) Die durchschnittliche Handballen-Temperatur anderer getesteter Geräte war 28.2 °C (+4.2 °C).
| HP Spectre 13-v131ng i7-7500U, HD Graphics 620 | HP Spectre 13 6500U, HD Graphics 520 | Apple MacBook Pro 13 2016 (2.9 GHz) 6267U, Iris Graphics 550 | Dell XPS 13 9360 FHD i5 i5-7200U, HD Graphics 620 | Asus Zenbook UX305CA-FB055T 6Y75, HD Graphics 515 | HP EliteBook 1030 G1-X2F03EA 6Y75, HD Graphics 515 | |
|---|---|---|---|---|---|---|
| Hitze | -12% | 9% | 1% | 11% | -8% | |
| Last oben max * (°C) | 54.2 | 45.2 17% | 45 17% | 43.4 20% | 39.1 28% | 43.4 20% |
| Last unten max * (°C) | 37.7 | 50.2 -33% | 39 -3% | 49.2 -31% | 38.7 -3% | 44.5 -18% |
| Idle oben max * (°C) | 29 | 32.4 -12% | 26 10% | 26.4 9% | 26 10% | 32.6 -12% |
| Idle unten max * (°C) | 27.6 | 33 -20% | 24 13% | 26.4 4% | 25.7 7% | 33.5 -21% |
* ... kleinere Werte sind besser
Lautsprecher
Das Soundsystem stammt von Bang & Olufsen und umfasst insgesamt vier Speaker. Diese sind an den Seiten der Chiclet-Tastatur verbaut. Auf Grund der sehr kompakten Bauweise sind die Höhen sehr präsent, wohingegen Bass kaum vorhanden ist. Bei der Wiedergabe von Musik oder Filmen wirkt die Soundkulisse recht kraftlos. Für ausdauernde Multimediaeinsätze empfehlen wir, auf externe Lausprecher oder Kopfhörer zurückzugreifen, welche an die rückwärtige 3,5-mm-Buchse angeschlossen werden können. Die maximale Lautstärke der vier Lautsprecher reicht für kleine Räume, und bei maximaler Laustärke gibt es keine Störgeräusche oder Verzerrungen.
HP Spectre 13-v131ng Audio Analyse
(-) | Nicht sonderlich laut spielende Lautsprecher (68 dB)
Bass 100 - 315 Hz
(-) | kaum Bass - 23.7% niedriger als der Median
(±) | durchschnittlich lineare Bass-Wiedergabe (9.6% Delta zum Vorgänger)
Mitteltöne 400 - 2000 Hz
(±) | verringerte Mitten, vom Median 5.1% abweichend
(±) | Linearität der Mitten ist durchschnittlich (7.6% Delta zum Vorgänger)
Hochtöne 2 - 16 kHz
(±) | zu hohe Hochtöne, vom Median nur 7.7% abweichend
(+) | sehr lineare Hochtöne (3.1% Delta zum Vorgänger)
Gesamt im hörbaren Bereich 100 - 16.000 Hz
(±) | hörbarer Bereich ist durchschnittlich linear (28.6% Abstand zum Median)
Im Vergleich zu allen Geräten derselben Klasse
» 90% aller getesteten Geräte dieser Klasse waren besser, 2% vergleichbar, 8% schlechter
» Das beste Gerät hat einen Delta-Wert von 5%, durchschnittlich ist 18%, das schlechteste Gerät hat 53%
Im Vergleich zu allen Geräten im Test
» 86% aller getesteten Geräte waren besser, 3% vergleichbar, 11% schlechter
» Das beste Gerät hat einen Delta-Wert von 4%, durchschnittlich ist 24%, das schlechteste Gerät hat 134%
Apple MacBook 12 (Early 2016) 1.1 GHz Audio Analyse
(+) | Die Lautsprecher können relativ laut spielen (83.6 dB)
Bass 100 - 315 Hz
(±) | abgesenkter Bass - 11.3% geringer als der Median
(±) | durchschnittlich lineare Bass-Wiedergabe (14.2% Delta zum Vorgänger)
Mitteltöne 400 - 2000 Hz
(+) | ausgeglichene Mitten, vom Median nur 2.4% abweichend
(+) | lineare Mitten (5.5% Delta zum Vorgänger)
Hochtöne 2 - 16 kHz
(+) | ausgeglichene Hochtöne, vom Median nur 2% abweichend
(+) | sehr lineare Hochtöne (4.5% Delta zum Vorgänger)
Gesamt im hörbaren Bereich 100 - 16.000 Hz
(+) | hörbarer Bereich ist sehr linear (10.2% Abstand zum Median
Im Vergleich zu allen Geräten derselben Klasse
» 7% aller getesteten Geräte dieser Klasse waren besser, 2% vergleichbar, 91% schlechter
» Das beste Gerät hat einen Delta-Wert von 5%, durchschnittlich ist 18%, das schlechteste Gerät hat 53%
Im Vergleich zu allen Geräten im Test
» 5% aller getesteten Geräte waren besser, 1% vergleichbar, 94% schlechter
» Das beste Gerät hat einen Delta-Wert von 4%, durchschnittlich ist 24%, das schlechteste Gerät hat 134%
Frequenzdiagramm im Vergleich (Checkboxen oben an-/abwählbar!)
Energieverwaltung
Energieaufnahme
Beim Energieverbrauch überrascht das HP Spectre 13, denn gerade im Idle-Betrieb konnte der Verbrauch gegenüber dem Vorgängermodell drastisch gesenkt werden. Im Leerlauf liegt der Energiebedarf unseres Testgerätes nun zwischen 3,6 und 9,2 Watt. Das ist ein sehr gutes Ergebnis, denn auch die sehr sparsamen, Core m7-6Y75 bestückten Geräte liegen etwa auf demselben Level. Während des Stresstest steigt der Energiebedarf auf maximal 34,4 Watt, was in Anbetracht der eingesetzten Hardware immer noch recht sparsam ist. Überraschend sparsam ist allerdings auch das Dell XPS 13 9360, welchen sich im Gesamtvergleich um stolze 23 % absetzten kann. Trotzdem muss sich HP mit dem Spectre 13 nicht verstecken. Denn der Trend zeigt ganz klar, wo es hingeht.
Etwas Nachholbedarf sehen wir allerdings noch im ausgeschalteten Zustand sowie im Standby-Modus, denn 0,5 bzw. 0,6 Watt sind einfach noch zu viel.
Das Netzteil liefert mit maximal 45 Watt und ist ausreichend dimensioniert. Das HP Spectre 13 kann über alle drei vorhandenen USB-Type-C-Buchsen mit Strom versorgt werden.
| Aus / Standby | |
| Idle | |
| Last |
|
Legende:
min: | |
| HP Spectre 13-v131ng i7-7500U, HD Graphics 620 | HP Spectre 13 6500U, HD Graphics 520 | Apple MacBook Pro 13 2016 (2.9 GHz) 6267U, Iris Graphics 550 | Dell XPS 13 9360 FHD i5 i5-7200U, HD Graphics 620 | Asus Zenbook UX305CA-FB055T 6Y75, HD Graphics 515 | HP EliteBook 1030 G1-X2F03EA 6Y75, HD Graphics 515 | |
|---|---|---|---|---|---|---|
| Stromverbrauch | -48% | -21% | 23% | 9% | -2% | |
| Idle min * (Watt) | 3.6 | 8.6 -139% | 2.1 42% | 4.1 -14% | 4.2 -17% | 4 -11% |
| Idle avg * (Watt) | 6.4 | 11 -72% | 7.6 -19% | 4.2 34% | 8.4 -31% | 8 -25% |
| Idle max * (Watt) | 9.2 | 11.3 -23% | 8.2 11% | 5.1 45% | 8.9 3% | 8.6 7% |
| Last avg * (Watt) | 34 | 33.8 1% | 56.4 -66% | 22.1 35% | 15.9 53% | 26.5 22% |
| Last max * (Watt) | 34.4 | 36.2 -5% | 59.8 -74% | 29.4 15% | 22.5 35% | 34.8 -1% |
* ... kleinere Werte sind besser
Akkulaufzeit
Obwohl der Energiebedarf im Vergleich zum 2016er Modell deutlich gesenkt wurde, konnte dieses nicht auf eine bessere Akkulaufzeit umgelegt werden: Lediglich vier Prozent mehr Laufzeit haben wir mit unserem Testgerät erreichen können. Der festverbaute 4-Zellen-Akku besitzt weiterhin 38 Wh, was in diesem Testfeld die geringste Kapazität darstellt. Demzufolge können sich die restlichen Vergleichsgeräte, teilweise mit deutlichem Vorsprung, absetzen. Das Dell XPS 13 9360 hat mit 60 Wh mit Abstand den Akku mit der meisten Kapazität.
Im Leerlauf reicht die Akkuladung des HP Spectre 13, um das Gerät fast 12 Stunden mit Strom zu versorgen. Unter Last ist, ähnlich wie beim Vorgänger, schon nach 1:17 Stunden die kritische Akkukapazität erreicht, sodass erneut geladen werden muss. Beim WLAN-Test erreichten wir mit unserem Testgerät mit 6:34 Stunden ein recht ordentliches Ergebnis. Bei der Filmwiedergabe sollte eine Akkuladung für zwei bis drei Filme reichen, bevor das HP Spectre 13 wieder an das Stromnetz muss. Ein Ladevorgang dauert bei diesem Gerät gut drei Stunden, wenngleich aber schon nach gut der Hälfte der Zeit die Akkukapazität bereits 80 % beträgt.
| HP Spectre 13-v131ng i7-7500U, HD Graphics 620, 38 Wh | HP Spectre 13 6500U, HD Graphics 520, 38 Wh | Apple MacBook Pro 13 2016 (2.9 GHz) 6267U, Iris Graphics 550, 49.2 Wh | Dell XPS 13 9360 FHD i5 i5-7200U, HD Graphics 620, 60 Wh | Asus Zenbook UX305CA-FB055T 6Y75, HD Graphics 515, 45 Wh | HP EliteBook 1030 G1-X2F03EA 6Y75, HD Graphics 515, 40 Wh | |
|---|---|---|---|---|---|---|
| Akkulaufzeit | -5% | 20% | 84% | 47% | 13% | |
| Idle (h) | 12 | 11.9 -1% | 21.6 80% | 16.9 41% | 10.3 -14% | |
| H.264 (h) | 6.1 | 8.1 33% | 7 15% | 6.3 3% | ||
| WLAN (h) | 6.6 | 5.6 -15% | 9.4 42% | 11.3 71% | 6.7 2% | 5.1 -23% |
| Last (h) | 1.3 | 1.3 0% | 1.1 -15% | 2.6 100% | 3 131% | 2.4 85% |
Fazit
Pro
Contra
Das HP Spectre 13 gehört auch 2017 zweifelsohne mit zu den dünnsten 13,3-Zoll-Notebooks. Dem Hersteller gelingt ein guter Kompromiss zwischen Mobilität, Design und Leistung. Unser Testgerät ist mit einem schnellen Intel Core i7-7500U ausgestattet, welcher allerdings nicht den kompletten Turbo-Modus auf Dauer nutzen kann. Trotzdem reicht die Leistung, vor allem in Verbindung mit der sehr schnellen NVMe-SSD, für eine sehr gute System Performance. Die 8-GB-DDR3-RAM sind unserer Meinung nach momentan ausreichend, aber deutlich zukunftssicherer wären 16-GB-DDR4-RAM.
Das HP Spectre 13 ist das richtige Notebook für Leute, die sehr viel Wert auf Eleganz und Optik legen, aber trotzdem nicht auf Systemleistung verzichten wollen. Denn genau hier setzt HP mit dem Spectre 13 an.
Es ist aber nicht alles Gold, was glänzt, und somit gibt es auch beim HP Spectre 13 Punkte, welche Anlass zu Kritik geben. Die eingeschränkte Displaywahl ist schade, denn dem HP Spectre 13 würde auch ein QHD+-Panel gut stehen. Des Weiteren schade ist - konstruktionsbedingt - die minimalistische Schnittstellenauswahl. Obwohl hier die Moderne Einzug hält, und zwei der drei USB-Type-C-Schnittstellen Thunderbolt 3 unterstützen, so kann es das eine oder andere Mal schon etwas nervig werden, immer mit Adaptern zu arbeiten. Dies sollte aber dem Käufer vor dem Erwerb klar sein, ob mit dem Kompromiss auf Dauer gelebt werden kann. Zudem wäre natürlich noch der Kaufpreis von 1.599 Euro für das Gerät in unserer Testausstattung, welcher nicht gerade klein ist. Aber für diesen Preis bekommt man ein Premium-Gerät von HP, welches durch das schicke Design schon von Weitem die Blicke auf sich zieht.
HP Spectre 13-v131ng
- 26.03.2017 v6 (old)
Sebastian Bade










































































































