Lenovo ThinkPad P15v G2 Laptop-Test: Günstige Business-Workstation

Das Lenovo ThinkPad P15v Gen2 ist eine 15-Zoll-Workstation, die sich in puncto Ausstattung und Preis zwischen den ThinkPad-Laptops P15s und P15 ansiedelt. Mit Letzterem teilt sie sich den Intel Core i7-11800H, maximal kommt jedoch die Nvidia GeForce RTX A2000 als GPU zum Einsatz. Das ThinkPad T15p Gen2 setzt als Schwestermodell auf die langsamere Nvidia GeForce GTX 1650, welche als professionelle Variante (Nvidia T1200) bei unserem P15v G2 konfiguriert ist.
Beide Geräte lassen sich, wie schon das T15p Gen1, mit einem 4K-Display (600 Nits) ausstatten. Das wuchtigere ThinkPad T15g ist hingegen eine in Richtung Gaming gerutschte Workstation-Variante des ThinkPad P15. Die P15v-Serie bietet also leistungsfähige Komponenten bei einem nicht zu hohen Gewicht und Preis (rund 1.800 Euro). Lenovo bewirbt seine Workstation für Kreative, aber ob unsere Konfiguration dieser Anforderung gerecht wird, etwa auch beim Display, zeigt unser Test.
| Modell | Einsatzgebiet |
|---|---|
| ThinkPad P15 | Klassische Workstation |
| ThinkPad T15g | Gaming Workstation |
| ThinkPad P15s | Ultrabook Workstation |
| ThinkPad T15 | Business |
| ThinkPad P15v | Workstation Einstieg |
| ThinkPad T15p | Business Performance |
mögliche Konkurrenten im Vergleich
Bew. | Datum | Modell | Gewicht | Dicke | Größe | Auflösung | Preis ab |
|---|---|---|---|---|---|---|---|
| 86.2 % v7 (old) | 06 / 2022 | Lenovo ThinkPad P15v G2 21A9000XGE i7-11800H, T1200 Laptop GPU | 2.3 kg | 22.7 mm | 15.60" | 1920x1080 | |
| 87.2 % v7 (old) | 09 / 2021 | Lenovo ThinkPad P15 G2-20YQ001JGE i7-11800H, RTX A3000 Laptop GPU | 2.9 kg | 31.5 mm | 15.60" | 1920x1080 | |
| 86.3 % v7 (old) | 03 / 2021 | Lenovo ThinkPad T15g-20UR000GGE i7-10750H, GeForce RTX 2070 Super Max-Q | 2.8 kg | 31.45 mm | 15.60" | 1920x1080 | |
| 86.6 % v7 (old) | 02 / 2021 | Lenovo ThinkPad T15p-20TN0006GE i7-10750H, GeForce GTX 1050 Mobile | 2.2 kg | 22.7 mm | 15.60" | 3840x2160 | |
| 85.3 % v7 (old) | 06 / 2021 | Lenovo ThinkPad P15s Gen2-20W6000GGE i7-1165G7, T500 Laptop GPU | 1.9 kg | 19.1 mm | 15.60" | 3840x2160 | |
| 87.7 % v7 (old) | 07 / 2022 | HP ZBook Power 15 G8 313S5EA i7-11800H, T600 Laptop GPU | 2 kg | 22.8 mm | 15.60" | 1920x1080 | |
| 88.3 % v7 (old) | 10 / 2021 | Dell Precision 5000 5560 i7-11850H, RTX A2000 Laptop GPU | 2 kg | 18 mm | 15.60" | 3840x2400 |
Gehäuse: Stabiler Kunststoff beim matten ThinkPad
Das Gehäuse des ThinkPad P15v ähnelt äußerlich dem des ThinkPad P15s. Nur bei der Bauhöhe und dem Gewicht gönnt sich das P15v etwa 3,6 mm, respektive 360 Gramm, mehr. Auch deutlich dicker ist der Deckel, sodass dieser sich nicht allzu stark, aber dennoch merkbar verwinden lässt.
Es wird das gleiche Gehäuse wie beim ThinkPad T15p genutzt, was heißt: Stabiler, matt-rauer ABS-Kunststoff rundherum, ohne Glasfaser-Verstärkung des P15s. Auch ohne haptisch angenehme Gummierungen und mit einer sehr rauen Unterseite, wie man sie von Budget-ThinkPads wie dem L15 kennt oder in der Vergangenheit etwa vom ThinkPad R500.
Bei der Verarbeitung gibt es keinerlei Mängel und die Stabilität bewegt sich auf einem hohen Niveau. Die mit Magnesium verstärkte Basiseinheit ist beim besten Willen nicht zu verwinden und die Tastatureinheit gibt nur in der Mitte auf gezielten Druck leicht nach. Die Scharniere sind sehr straff, erlauben aber dennoch das einhändige Öffnen des ThinkPads, bis zu einem 180°-Winkel. Fingerabdrücke zieht es an wie ein Magnet.
Die ThinkPad-Laptops P15 und T15g sind aufgrund ihrer leistungsfähigeren Grafikkarten und dem insgesamt stärkeren Kühlsystem mit etwa 31,5 mm die deutlich dickeren Workstations im Vergleich zum 22,7 mm "dünnen" P15v. Auch beim Gewicht spart es etwa 600 Gramm gegenüber den traditionelleren Lenovo-Workstations ein.
Noch dünner und leichter ist dem s-Suffix (slim) entsprechend das ThinkPad P15s. Dells Precision 5560 bleibt mit den ungefähren Abmaßen eines 14-Zoll-Laptops allerdings unschlagbar, während das HP ZBook Power 15 ähnliche Abmaße zum ThinkPad P15v aufweist, mit 1,97 kg jedoch um knapp 300 Gramm leichter ist.
Ausstattung: Lenovo mit fixem Wi-Fi 6 und SD-Kartenleser
Das ThinkPad P15v G2 bietet eine Menge Anschlüsse: Links befinden sich der proprietäre Slim-Tip-Ladeanschluss und 1x Thunderbolt 4, der das Laden leider nicht unterstützt. Hinzu kommen SmartCard-Reader und die Lüftungsschlitze, sodass bei der Verwendung einer Maus auf der rechten Seite keine Abwärme stört.
Dort befinden sich stattdessen: 2x USB-A 3.2 Gen1 (Always On), HDMI 2.0, GBit-Ethernet und ein SD-Kartenleser in voller Größe, den reine Business-ThinkPads wie etwa das P15s nicht mehr bieten. An der Geräterückseite befindet sich bei Modellen mit WWAN ein SIM-Kartenslot, der als µSD-Kartenslot fungiert, sofern man kein WWAN konfiguriert hat.
SD Card Reader
Beim Lesen einer 1 GB großen Datei führt das ThinkPad P15v G2 in unserem Testfeld mit Abstand, beim Kopiertest fällt es mit circa 96 MB/s allerdings deutlich hinter die 200 MB/s der Workstations ThinkPad P15 und Dell Precision 5560.
| SD Card Reader | |
| average JPG Copy Test (av. of 3 runs) | |
| Lenovo ThinkPad P15 G2-20YQ001JGE (AV Pro V60) | |
| Dell Precision 5000 5560 (AV Pro V60) | |
| Lenovo ThinkPad T15g-20UR000GGE (Toshiba Exceria Pro SDXC 64 GB UHS-II) | |
| Durchschnitt der Klasse Workstation (49.6 - 681, n=14, der letzten 2 Jahre) | |
| Lenovo ThinkPad P15v G2 21A9000XGE | |
| Lenovo ThinkPad T15p-20TN0006GE (Toshiba Exceria Pro SDXC 64 GB UHS-II) | |
| Lenovo ThinkPad P15s Gen2-20W6000GGE (AV Pro V60) | |
| maximum AS SSD Seq Read Test (1GB) | |
| Lenovo ThinkPad P15v G2 21A9000XGE | |
| Durchschnitt der Klasse Workstation (87.6 - 1455, n=14, der letzten 2 Jahre) | |
| Lenovo ThinkPad P15 G2-20YQ001JGE (AV Pro V60) | |
| Lenovo ThinkPad T15g-20UR000GGE (Toshiba Exceria Pro SDXC 64 GB UHS-II) | |
| Dell Precision 5000 5560 (AV Pro V60) | |
| Lenovo ThinkPad T15p-20TN0006GE (Toshiba Exceria Pro SDXC 64 GB UHS-II) | |
| Lenovo ThinkPad P15s Gen2-20W6000GGE (AV Pro V60) | |
Kommunikation
RJ45-Ethernet (1 GBit/s) ist vorhanden. Daneben gibt es Intels Wi-Fi 6 AX201 (fest verbaut), womit sich Netzwerkdaten beim ThinkPad P15v G2 zehnmal schneller als per Kabel übertragen lassen, was auf dem hohen Niveau der Konkurrenz liegt. WWAN ist vorbereitet, es kann aber auch in bereits installierter Form bestellt werden.
Webcam

Sicherheit
Reine Business-Laptops wie das ThinkPad P15v bieten zahlreiche Sicherheits-Features wie: einen Smart-Kartenleser, einen Fingerabdruckleser in der Handballenauflage, ein Kensington-Sicherheitsschloss, TPM 2.0 und eine Infrarot-Kamera für Windows Hello mit integriertem ThinkShutter (Webcam-Blende).
Zubehör
Neben dem recht kompakten 135 Watt starken Slim-Adapter gibt es kein Zubehör in der Verpackung. Ein explizierter Docking-Anschluss fällt zudem weg und auch Thunderbolt-Lösungen scheitern an der Unmöglichkeit des Ladens per USB-C. Lediglich eine spezielle Dockingvariante, welche den proprietären Ladestecker mit Thunderbolt kombiniert, kann verwendet werden: das ThinkPad Thunderbolt 3 Workstation Dock Gen 2.
Auf eine umweltfreundliche Verpackung setzt Lenovo nicht gänzlich, auch wenn das Packaging und die Kartonage sehr schlicht gehalten wurden.
Wartung
Trotz einiger Plastikclips ist die Bodenplatte recht einfach zu entfernen. Die neun Schrauben sind schnell gelöst, einige davon bleiben im Gehäuse stecken. Zugriff bekommt man auf den RAM (1 Slot frei), die M.2-2280-SSD (1 Slot frei), den Lüfter, welcher samt Heatpipe austauschbar ist und das ebenso wechselbare 68-Wh-Akku. Fest verbaut ist das WLAN-Modul.
Nützlich ist auch das einfache Ersetzen der Tastatur, wenn diese nach Jahren des Vielschreibens zu abgenutzt sein oder Defekte aufweisen sollte.
Garantie
Wie alle Oberklassen-ThinkPads (T/X/P-Serien) bietet Lenovo Deutschland beim P15v G2 Laptop drei Jahre Garantie, in diesem Fall mit Pickup & Return. Reparaturen vor Ort sind per Aufschlag konfigurierbar, genauso wie Accidental-Damage-Protection, Premier-Support oder bis zu 5 Jahre Garantie.
ThinkPad-Eingabegeräte: Lenovo mit ordentlichem 1,8-mm-Hub
Tastatur
Lenovos spritzwassergeschützte Tastatur ist mit ihren 15 x 15 mm großen Tasten und dem 1,8 mm langen Hub sehr angenehm zu bedienen. Dieser wurde bei vielen ThinkPads bereits auf 1,5 mm reduziert. Der Druckpunkt der glatten, leicht konkaven Tasten ist deutlich spürbar und der Anschlag äußerst zufriedenstellend. Die Tastatur des HP ZBook Power 15 hat für das Empfinden des Testers jedoch einen noch knackigeren Druckpunkt, aber auch einen geringeren Hub. Im Zweifel testet man die Tastaturen vor dem Kauf.
Das Layout ist insgesamt sehr gut, auch dank dedizierter Navigations- und recht großen Pfeiltasten. Lediglich die vier Tasten links der Enter und die der obersten Reihe sind etwas verkleinert. Zudem ist ein Nummernblock vorhanden, der die Eingaben von Workstation-bezogener Daten vereinfachen kann. Auch bei gezieltem Druck biegt sich die Tastatur nicht durch. Die Hintergrundbeleuchtung ist in zwei Stufen regelbar.
Touchpad & TrackPoint
Das mittelgroße Touchpad misst 10 x 7 cm und besitzt eine glatte Mylar-Oberfläche, dessen Gleiteigenschaften sich nicht unbedingt hinter denen von Glas verstecken muss. Die integrierten Klicktasten verfügen über einen satten Hub und einen wohl dosierten Druckpunkt.
Der TrackPoint, samt seiner drei Tasten, ermöglicht mit etwas Übung ein sehr akkurates Steuern des Mauscursors und birgt den Vorteil, dass man die Hand nicht von der Tastatur nehmen muss. Auch das Scrollen in Kombination mit der mittleren Taste ist nutzbringend.
Optionales 4K-Display beim ThinkPad P15v G2
Lenovo bietet beim ThinkPad P15v G2 insgesamt vier matte 15,6 Zoll große Display-Optionen im 16:9-Format an:
FHD (1.920 x 1.080) IPS, 300 Nits, 45% NTSC
FHD (1.920 x 1.080) IPS Touch, 300 Nits, 45% sRGB
FHD (1.920 x 1.080) IPS, 300 Nits, 100% sRGB
UHD (3.840 x 2.160) IPS, 600 Nits, 100% AdobeRGB, HDR400, X-Rite
Unser Panel stellt die Einstiegsvariante dar und löst mit 1.920 x 1.080 Pixeln auf, sodass Inhalte ausreichend scharf dargestellt werden. Vorteilhaft ist dabei auch die auf 100 % einstellbare Skalierung, was nochmals schärfer wirkt und Skalierungsproblemen vorbeugt.
Die Helligkeit ist mit etwa 280 Nits nicht optimal, aber in Innenräumen noch in Ordnung. Der Kontrast von 953:1 ist OK, der Schwarzwert von 0,32 ebenso. Dennoch bemerken wir im kalibrierten Zustand ein sattes Schwarz. Der entsprechende DeltaE-Graustufen-Wert konnte durch das Kalibrieren von 5,3 auf gute 0,9 gesenkt werden. Der Delta-E-Farbwert bleibt mit 4,5 aber hoch.
Subjektiv ist das Bild gut, nicht zuletzt wegen der relativ klaren Subpixel und dem satten Schwarz. Das HP ZBook Power 15 und alle anderen Vergleichsgeräte bieten auf dem Papier allerdings deutlich bessere Werte. Die Reaktionszeiten des Panels sind mittelmäßig bis langsam und demnach nicht optimal für Spiele. PWM-Flackern gab es nicht.
| |||||||||||||||||||||||||
Ausleuchtung: 88 %
Helligkeit Akku: 305 cd/m²
Kontrast: 953:1 (Schwarzwert: 0.32 cd/m²)
ΔE ColorChecker Calman: 5.9 | ∀{0.5-29.43 Ø4.74}
calibrated: 4.5
ΔE Greyscale Calman: 5.3 | ∀{0.09-98 Ø4.99}
45.3% AdobeRGB 1998 (Argyll 3D)
65.1% sRGB (Argyll 3D)
43.7% Display P3 (Argyll 3D)
Gamma: 2.1
CCT: 6307 K
| Lenovo ThinkPad P15v G2 21A9000XGE N156HCA-EAC, IPS LED, 1920x1080, 15.6" | Lenovo ThinkPad P15 G2-20YQ001JGE N156HCE_GN1, IPS, 1920x1080, 15.6" | Lenovo ThinkPad T15g-20UR000GGE N156HCE-GN1, IPS, 1920x1080, 15.6" | Lenovo ThinkPad T15p-20TN0006GE MNF601EA1-1, IPS LED, 3840x2160, 15.6" | Lenovo ThinkPad P15s Gen2-20W6000GGE MNF601EA1-1, IPS LED, 3840x2160, 15.6" | HP ZBook Power 15 G8 313S5EA AUOA08B, IPS LED, 1920x1080, 15.6" | Dell Precision 5000 5560 Sharp LQ156R1, IPS, 3840x2400, 15.6" | |
|---|---|---|---|---|---|---|---|
| Display | 55% | 39% | 90% | 87% | 57% | 97% | |
| Display P3 Coverage (%) | 43.7 | 68.6 57% | 61.3 40% | 86.8 99% | 84.5 93% | 70.5 61% | 94.9 117% |
| sRGB Coverage (%) | 65.1 | 99.8 53% | 90.5 39% | 99.3 53% | 98.7 52% | 99 52% | 100 54% |
| AdobeRGB 1998 Coverage (%) | 45.3 | 70.6 56% | 62.3 38% | 98.5 117% | 97.8 116% | 71.3 57% | 100 121% |
| Response Times | 33% | 31% | 19% | 17% | -32% | -4% | |
| Response Time Grey 50% / Grey 80% * (ms) | 48 ? | 37.6 ? 22% | 38 ? 21% | 41.6 ? 13% | 40 ? 17% | 61 -27% | 47.2 ? 2% |
| Response Time Black / White * (ms) | 28 ? | 16 ? 43% | 16.8 ? 40% | 21.2 ? 24% | 23.2 ? 17% | 38 ? -36% | 30.4 ? -9% |
| PWM Frequency (Hz) | 26040 ? | 26040 ? | |||||
| Bildschirm | 46% | 44% | 70% | 70% | 49% | 34% | |
| Helligkeit Bildmitte (cd/m²) | 305 | 498 63% | 504 65% | 595 95% | 604 98% | 393 29% | 501.5 64% |
| Brightness (cd/m²) | 281 | 490 74% | 476 69% | 594 111% | 609 117% | 385 37% | 467 66% |
| Brightness Distribution (%) | 88 | 95 8% | 90 2% | 94 7% | 91 3% | 78 -11% | 83 -6% |
| Schwarzwert * (cd/m²) | 0.32 | 0.39 -22% | 0.34 -6% | 0.32 -0% | 0.34 -6% | 0.25 22% | 0.44 -38% |
| Kontrast (:1) | 953 | 1277 34% | 1482 56% | 1859 95% | 1776 86% | 1572 65% | 1140 20% |
| Delta E Colorchecker * | 5.9 | 2.1 64% | 2.9 51% | 1.2 80% | 0.9 85% | 1.5 75% | 4.73 20% |
| Colorchecker dE 2000 max. * | 20.1 | 5.6 72% | 7.1 65% | 2.5 88% | 2.6 87% | 4.3 79% | 8.45 58% |
| Colorchecker dE 2000 calibrated * | 4.5 | 0.8 82% | 1.3 71% | 1 78% | 0.8 82% | 1.4 69% | 0.51 89% |
| Delta E Graustufen * | 5.3 | 3.4 36% | 4.3 19% | 1.4 74% | 1.1 79% | 1.3 75% | 3.6 32% |
| Gamma | 2.1 105% | 2.32 95% | 2.25 98% | 2.1 105% | 2.15 102% | 2.26 97% | 2.08 106% |
| CCT | 6307 103% | 7162 91% | 7265 89% | 6492 100% | 6656 98% | 6435 101% | 6447 101% |
| Farbraum (Prozent von AdobeRGB 1998) (%) | 57.7 | 85.3 | 84.5 | ||||
| Color Space (Percent of sRGB) (%) | 90.8 | 99.2 | 98.6 | ||||
| Durchschnitt gesamt (Programm / Settings) | 45% /
46% | 38% /
41% | 60% /
67% | 58% /
66% | 25% /
39% | 42% /
42% |
* ... kleinere Werte sind besser
Die RGB-Balance konnte nach der Kalibration mittels CalMan und dem X-Rite i1 Pro 2 Colorimeter nur wenig verbessert werden, besonders Blau weicht mit einem DeltaE-Wert von ~15 stark ab. der Kontrast stieg zudem um 45 % auf 1.379:1. Die Helligkeit nahm durch den Prozess jedoch um circa 20 Nits ab. Unser ICC-Farbprofil steht wie immer neben der Ausleuchtungsgrafik zum Download bereit.
Reaktionszeiten (Response Times) des Displays
| ↔ Reaktionszeiten Schwarz zu Weiß | ||
|---|---|---|
| 28 ms ... steigend ↗ und fallend ↘ kombiniert | ↗ 17 ms steigend | |
| ↘ 11 ms fallend | ||
| Die gemessenen Reaktionszeiten sind mittelmäßig und dadurch für Spieler eventuell zu langsam. Im Vergleich rangierten die bei uns getesteten Geräte von 0.1 (Minimum) zu 240 (Maximum) ms. » 71 % aller Screens waren schneller als der getestete. Daher sind die gemessenen Reaktionszeiten schlechter als der Durchschnitt aller vermessenen Geräte (20 ms). | ||
| ↔ Reaktionszeiten 50% Grau zu 80% Grau | ||
| 48 ms ... steigend ↗ und fallend ↘ kombiniert | ↗ 26 ms steigend | |
| ↘ 22 ms fallend | ||
| Die gemessenen Reaktionszeiten sind langsam und dadurch für viele Spieler wahrscheinlich zu langsam. Im Vergleich rangierten die bei uns getesteten Geräte von 0.165 (Minimum) zu 636 (Maximum) ms. » 82 % aller Screens waren schneller als der getestete. Daher sind die gemessenen Reaktionszeiten schlechter als der Durchschnitt aller vermessenen Geräte (31.3 ms). | ||
Bildschirm-Flackern / PWM (Pulse-Width Modulation)
| Flackern / PWM nicht festgestellt | |||
Im Vergleich: 52 % aller getesteten Geräte nutzten kein PWM um die Helligkeit zu reduzieren. Wenn PWM eingesetzt wurde, dann bei einer Frequenz von durchschnittlich 7914 (Minimum 5, Maximum 343500) Hz. | |||
Leistung: ThinkPad P15v G2 besser mit Intel Core i9?
Unser Testmodell wird mit einer Intel Tiger-Lake Core i7-11800H Achtkern-CPU ausgeliefert. Alternativ ist etwa ein Core i9-11950H konfigurierbar. Auf der Grafikseite steht, neben der integrierten Intel Xe-iGPU (32/16 EUs) entweder eine Nvidia T600, T1200 (unser Modell) oder eine RTX A2000, jeweils mit ISV-Zertifizierungen, zur Verfügung. Xeon-CPUs und ECC-RAM sind bei der preiswerten Workstation nicht vorgesehen.
Zwei SODIMMs fassen bis zu 64 GB DDR4-3200 RAM, während unser Modell mit einem 16-GB-Modul im Single-Channel-Modus ausgestattet ist. Auch sind zwei PCIe-4.0-Slots vorhanden, die maximal je 2 TB fassende NVMe-SSDs im M.2-2280-Format erlauben.
Prozessor
Mit seinen acht Kernen verspricht Intels Core i7-11800H viel Leistung, in der Praxis ist die CPU im ThinkPad P15v G2 jedoch nicht optimal konfiguriert. Im Laufe der CB15-Schleife werden immer wieder 4,6 GHz erreicht, während im Schnitt 3,15 GHz anliegen. Nach 10 Durchgängen werden dauerhaft nur noch 1.400 Punkte erzielt. Das dicke ThinkPad P15 G2 erreicht mit selber CPU 1.768 Punkte.
Selbst das deutlich dünnere ThinkPad P1 G3 des Testers erlangt mit Vorgenerations-Core-i9 dauerhafte ~1.700 Punkte. Vom Power Limit 2 (initial) werden 87 von 109 Watt ausgenutzt, aber die Problematik ergibt sich durch die übers PL1 (50 Watt) hinaus gepushten 60 Watt (@4,6 GHz). Denn dadurch stößt die CPU regelmäßig an die 94-°C-Marke und unterliegt phasigem Thermal Throttling.
Circa 25 % an Leistung werden so in einigen Anwendungen verschenkt. Aber auch eine manuelle TDP-Begrenzung auf 50 oder 'gar 45 Watt mittels dem Tool "ThrottleStop" führt zu einem schwankenden Verhalten. Beim Stresstest mit Prime95 gab es interessanterweise keine Drosselung, bei konstant verbrauchten 50 Watt. Ein BIOS-Update half nicht. Ob man das Problem mit einem einstellfreudigerem Core i9 beheben lässt, bleibt fraglich, zudem diese Option teuer ist. Immerhin kann der Vorgänger deutlich übertroffen werden, aber HPs ZBook Power 15 ist mit selbigen Core i7 ~30 % schneller.
Der Workstation-bezogene OpenCL Score fällt nur halb so üppig aus wie beim ThinkPad P15, vor allem aufgrund der schwächeren GPU und bei V-Ray 5 CUDA ist die Diskrepanz nochmal extremer. Im Akkubetrieb wird die Leistung um circa 20 % reduziert (@45 Watt).
Cinebench R15 Multi Dauertest
Cinebench R23: Multi Core | Single Core
Cinebench R20: CPU (Multi Core) | CPU (Single Core)
Cinebench R15: CPU Multi 64Bit | CPU Single 64Bit
Blender: v2.79 BMW27 CPU
7-Zip 18.03: 7z b 4 | 7z b 4 -mmt1
Geekbench 5.5: Multi-Core | Single-Core
HWBOT x265 Benchmark v2.2: 4k Preset
LibreOffice : 20 Documents To PDF
R Benchmark 2.5: Overall mean
V-Ray 5 Benchmark: GPU CUDA
Geekbench 5.5: OpenCL Score
SPECviewperf 13: Solidworks (sw-04) | Siemens NX (snx-03) | Showcase (showcase-02) | Medical (medical-02) | Maya (maya-05) | Energy (energy-02) | Creo (creo-02) | Catia (catia-05) | 3ds Max (3dsmax-06)
SPECviewperf 2020: 1920x1080 Solidworks (solidworks-05) | 1920x1080 Siemens NX (snx-04) | 1920x1080 Medical (medical-03) | 1920x1080 Maya (maya-06) | 1920x1080 Energy (energy-03) | 1920x1080 Creo (creo-03) | 1920x1080 CATIA (catia-06) | 1920x1080 3ds Max (3dsmax-07)
| CPU Performance Rating | |
| Durchschnitt der Klasse Workstation | |
| Lenovo ThinkPad P15 G2-20YQ001JGE -1! | |
| Durchschnittliche Intel Core i7-11800H | |
| Dell Precision 5000 5560 -4! | |
| Lenovo ThinkPad T15g-20UR000GGE -1! | |
| HP ZBook Power 15 G8 313S5EA | |
| Lenovo ThinkPad T15p-20TN0006GE -18! | |
| Lenovo ThinkPad P15v G2 21A9000XGE -1! | |
| Lenovo ThinkPad P15s Gen2-20W6000GGE -1! | |
| Cinebench R23 / Multi Core | |
| Durchschnitt der Klasse Workstation (14055 - 38520, n=27, der letzten 2 Jahre) | |
| HP ZBook Power 15 G8 313S5EA | |
| Durchschnittliche Intel Core i7-11800H (6508 - 14088, n=48) | |
| Lenovo ThinkPad P15 G2-20YQ001JGE | |
| Lenovo ThinkPad P15v G2 21A9000XGE | |
| Dell Precision 5000 5560 | |
| Lenovo ThinkPad T15g-20UR000GGE | |
| Lenovo ThinkPad T15p-20TN0006GE | |
| Lenovo ThinkPad P15s Gen2-20W6000GGE | |
| Cinebench R23 / Single Core | |
| Durchschnitt der Klasse Workstation (1712 - 2228, n=27, der letzten 2 Jahre) | |
| HP ZBook Power 15 G8 313S5EA | |
| Dell Precision 5000 5560 | |
| Lenovo ThinkPad P15 G2-20YQ001JGE | |
| Durchschnittliche Intel Core i7-11800H (1386 - 1522, n=45) | |
| Lenovo ThinkPad P15s Gen2-20W6000GGE | |
| Lenovo ThinkPad T15g-20UR000GGE | |
| Lenovo ThinkPad T15p-20TN0006GE | |
| Cinebench R20 / CPU (Multi Core) | |
| Durchschnitt der Klasse Workstation (5471 - 15043, n=27, der letzten 2 Jahre) | |
| Durchschnittliche Intel Core i7-11800H (2498 - 5408, n=50) | |
| Lenovo ThinkPad P15 G2-20YQ001JGE | |
| HP ZBook Power 15 G8 313S5EA | |
| Dell Precision 5000 5560 | |
| Lenovo ThinkPad P15v G2 21A9000XGE | |
| Lenovo ThinkPad T15p-20TN0006GE | |
| Lenovo ThinkPad T15g-20UR000GGE | |
| Lenovo ThinkPad P15s Gen2-20W6000GGE | |
| Cinebench R20 / CPU (Single Core) | |
| Durchschnitt der Klasse Workstation (671 - 857, n=27, der letzten 2 Jahre) | |
| HP ZBook Power 15 G8 313S5EA | |
| Dell Precision 5000 5560 | |
| Lenovo ThinkPad P15 G2-20YQ001JGE | |
| Durchschnittliche Intel Core i7-11800H (520 - 586, n=47) | |
| Lenovo ThinkPad P15v G2 21A9000XGE | |
| Lenovo ThinkPad P15s Gen2-20W6000GGE | |
| Lenovo ThinkPad T15g-20UR000GGE | |
| Lenovo ThinkPad T15p-20TN0006GE | |
| Cinebench R15 / CPU Multi 64Bit | |
| Durchschnitt der Klasse Workstation (2489 - 5810, n=27, der letzten 2 Jahre) | |
| HP ZBook Power 15 G8 313S5EA | |
| HP ZBook Power 15 G8 313S5EA | |
| Durchschnittliche Intel Core i7-11800H (1342 - 2173, n=50) | |
| Lenovo ThinkPad P15 G2-20YQ001JGE | |
| Lenovo ThinkPad P15v G2 21A9000XGE | |
| Dell Precision 5000 5560 | |
| Lenovo ThinkPad T15g-20UR000GGE | |
| Lenovo ThinkPad T15p-20TN0006GE | |
| Lenovo ThinkPad P15s Gen2-20W6000GGE | |
| Cinebench R15 / CPU Single 64Bit | |
| Durchschnitt der Klasse Workstation (191.4 - 328, n=27, der letzten 2 Jahre) | |
| Dell Precision 5000 5560 | |
| HP ZBook Power 15 G8 313S5EA | |
| Lenovo ThinkPad P15 G2-20YQ001JGE | |
| Durchschnittliche Intel Core i7-11800H (201 - 231, n=46) | |
| Lenovo ThinkPad P15v G2 21A9000XGE | |
| Lenovo ThinkPad P15s Gen2-20W6000GGE | |
| Lenovo ThinkPad T15g-20UR000GGE | |
| Lenovo ThinkPad T15p-20TN0006GE | |
| Blender / v2.79 BMW27 CPU | |
| Lenovo ThinkPad P15s Gen2-20W6000GGE | |
| Lenovo ThinkPad T15p-20TN0006GE | |
| Lenovo ThinkPad T15g-20UR000GGE | |
| Lenovo ThinkPad P15v G2 21A9000XGE | |
| Dell Precision 5000 5560 | |
| Durchschnittliche Intel Core i7-11800H (217 - 454, n=46) | |
| Lenovo ThinkPad P15 G2-20YQ001JGE | |
| HP ZBook Power 15 G8 313S5EA | |
| Durchschnitt der Klasse Workstation (91 - 261, n=27, der letzten 2 Jahre) | |
| 7-Zip 18.03 / 7z b 4 | |
| Durchschnitt der Klasse Workstation (54741 - 116969, n=27, der letzten 2 Jahre) | |
| Lenovo ThinkPad P15 G2-20YQ001JGE | |
| HP ZBook Power 15 G8 313S5EA | |
| Durchschnittliche Intel Core i7-11800H (33718 - 56758, n=46) | |
| Dell Precision 5000 5560 | |
| Lenovo ThinkPad P15v G2 21A9000XGE | |
| Lenovo ThinkPad T15g-20UR000GGE | |
| Lenovo ThinkPad T15p-20TN0006GE | |
| Lenovo ThinkPad P15s Gen2-20W6000GGE | |
| 7-Zip 18.03 / 7z b 4 -mmt1 | |
| Durchschnitt der Klasse Workstation (4981 - 6960, n=27, der letzten 2 Jahre) | |
| Dell Precision 5000 5560 | |
| HP ZBook Power 15 G8 313S5EA | |
| Durchschnittliche Intel Core i7-11800H (5138 - 5732, n=46) | |
| Lenovo ThinkPad P15 G2-20YQ001JGE | |
| Lenovo ThinkPad P15s Gen2-20W6000GGE | |
| Lenovo ThinkPad T15g-20UR000GGE | |
| Lenovo ThinkPad P15v G2 21A9000XGE | |
| Lenovo ThinkPad T15p-20TN0006GE | |
| Geekbench 5.5 / Multi-Core | |
| Durchschnitt der Klasse Workstation (11542 - 25554, n=27, der letzten 2 Jahre) | |
| Lenovo ThinkPad P15 G2-20YQ001JGE | |
| Durchschnittliche Intel Core i7-11800H (4655 - 9851, n=40) | |
| HP ZBook Power 15 G8 313S5EA | |
| Lenovo ThinkPad T15g-20UR000GGE | |
| Lenovo ThinkPad P15v G2 21A9000XGE | |
| Lenovo ThinkPad T15p-20TN0006GE | |
| Lenovo ThinkPad P15s Gen2-20W6000GGE | |
| Geekbench 5.5 / Single-Core | |
| Durchschnitt der Klasse Workstation (1759 - 2183, n=27, der letzten 2 Jahre) | |
| Lenovo ThinkPad P15 G2-20YQ001JGE | |
| Durchschnittliche Intel Core i7-11800H (1429 - 1625, n=40) | |
| Lenovo ThinkPad P15s Gen2-20W6000GGE | |
| HP ZBook Power 15 G8 313S5EA | |
| Lenovo ThinkPad P15v G2 21A9000XGE | |
| Lenovo ThinkPad T15g-20UR000GGE | |
| Lenovo ThinkPad T15p-20TN0006GE | |
| HWBOT x265 Benchmark v2.2 / 4k Preset | |
| Durchschnitt der Klasse Workstation (14.4 - 40.5, n=27, der letzten 2 Jahre) | |
| Lenovo ThinkPad P15 G2-20YQ001JGE | |
| HP ZBook Power 15 G8 313S5EA | |
| Durchschnittliche Intel Core i7-11800H (7.38 - 17.4, n=46) | |
| Dell Precision 5000 5560 | |
| Lenovo ThinkPad P15v G2 21A9000XGE | |
| Lenovo ThinkPad T15g-20UR000GGE | |
| Lenovo ThinkPad T15p-20TN0006GE | |
| Lenovo ThinkPad P15s Gen2-20W6000GGE | |
| LibreOffice / 20 Documents To PDF | |
| Lenovo ThinkPad P15v G2 21A9000XGE | |
| Lenovo ThinkPad P15 G2-20YQ001JGE | |
| Lenovo ThinkPad T15g-20UR000GGE | |
| Dell Precision 5000 5560 | |
| Durchschnitt der Klasse Workstation (37.1 - 74.7, n=27, der letzten 2 Jahre) | |
| Durchschnittliche Intel Core i7-11800H (38.6 - 59.9, n=45) | |
| Lenovo ThinkPad P15s Gen2-20W6000GGE | |
| Lenovo ThinkPad T15p-20TN0006GE | |
| HP ZBook Power 15 G8 313S5EA | |
| R Benchmark 2.5 / Overall mean | |
| Lenovo ThinkPad T15p-20TN0006GE | |
| HP ZBook Power 15 G8 313S5EA | |
| Lenovo ThinkPad P15v G2 21A9000XGE | |
| Lenovo ThinkPad T15g-20UR000GGE | |
| Lenovo ThinkPad P15 G2-20YQ001JGE | |
| Durchschnittliche Intel Core i7-11800H (0.548 - 0.615, n=46) | |
| Lenovo ThinkPad P15s Gen2-20W6000GGE | |
| Dell Precision 5000 5560 | |
| Durchschnitt der Klasse Workstation (0.3825 - 0.603, n=27, der letzten 2 Jahre) | |
| V-Ray 5 Benchmark / GPU CUDA | |
| Durchschnitt der Klasse Workstation (260 - 3239, n=12, der letzten 2 Jahre) | |
| Durchschnittliche Intel Core i7-11800H (164 - 1238, n=16) | |
| Lenovo ThinkPad P15v G2 21A9000XGE | |
| HP ZBook Power 15 G8 313S5EA | |
| Geekbench 5.5 / OpenCL Score | |
| Durchschnitt der Klasse Workstation (33651 - 272866, n=27, der letzten 2 Jahre) | |
| Lenovo ThinkPad P15 G2-20YQ001JGE | |
| Lenovo ThinkPad T15g-20UR000GGE | |
| Durchschnittliche Intel Core i7-11800H (8476 - 129333, n=46) | |
| Lenovo ThinkPad P15v G2 21A9000XGE | |
| HP ZBook Power 15 G8 313S5EA | |
| Lenovo ThinkPad P15s Gen2-20W6000GGE | |
| Lenovo ThinkPad T15p-20TN0006GE | |
| SPECviewperf 13 / Solidworks (sw-04) | |
| Durchschnitt der Klasse Workstation (131.6 - 230, n=14, der letzten 2 Jahre) | |
| Lenovo ThinkPad P15 G2-20YQ001JGE | |
| Dell Precision 5000 5560 | |
| Lenovo ThinkPad P15v G2 21A9000XGE | |
| Durchschnittliche Intel Core i7-11800H (45.5 - 156.7, n=10) | |
| HP ZBook Power 15 G8 313S5EA | |
| Lenovo ThinkPad P15s Gen2-20W6000GGE | |
| Lenovo ThinkPad T15g-20UR000GGE | |
| SPECviewperf 13 / Siemens NX (snx-03) | |
| Durchschnitt der Klasse Workstation (160.8 - 879, n=14, der letzten 2 Jahre) | |
| Lenovo ThinkPad P15 G2-20YQ001JGE | |
| Dell Precision 5000 5560 | |
| Lenovo ThinkPad P15v G2 21A9000XGE | |
| HP ZBook Power 15 G8 313S5EA | |
| Durchschnittliche Intel Core i7-11800H (5.45 - 250, n=10) | |
| Lenovo ThinkPad P15s Gen2-20W6000GGE | |
| Lenovo ThinkPad T15g-20UR000GGE | |
| SPECviewperf 13 / Showcase (showcase-02) | |
| Durchschnitt der Klasse Workstation (31.7 - 319, n=14, der letzten 2 Jahre) | |
| Lenovo ThinkPad T15g-20UR000GGE | |
| Lenovo ThinkPad P15 G2-20YQ001JGE | |
| Durchschnittliche Intel Core i7-11800H (11.3 - 138, n=10) | |
| Dell Precision 5000 5560 | |
| Lenovo ThinkPad P15v G2 21A9000XGE | |
| HP ZBook Power 15 G8 313S5EA | |
| Lenovo ThinkPad P15s Gen2-20W6000GGE | |
| SPECviewperf 13 / Medical (medical-02) | |
| Durchschnitt der Klasse Workstation (82.7 - 363, n=14, der letzten 2 Jahre) | |
| Lenovo ThinkPad P15 G2-20YQ001JGE | |
| Dell Precision 5000 5560 | |
| Durchschnittliche Intel Core i7-11800H (4.96 - 89.2, n=10) | |
| Lenovo ThinkPad P15v G2 21A9000XGE | |
| Lenovo ThinkPad T15g-20UR000GGE | |
| HP ZBook Power 15 G8 313S5EA | |
| Lenovo ThinkPad P15s Gen2-20W6000GGE | |
| SPECviewperf 13 / Maya (maya-05) | |
| Durchschnitt der Klasse Workstation (125.7 - 448, n=9, der letzten 2 Jahre) | |
| Lenovo ThinkPad P15 G2-20YQ001JGE | |
| Lenovo ThinkPad T15g-20UR000GGE | |
| Durchschnittliche Intel Core i7-11800H (32 - 337, n=10) | |
| Dell Precision 5000 5560 | |
| Lenovo ThinkPad P15v G2 21A9000XGE | |
| HP ZBook Power 15 G8 313S5EA | |
| Lenovo ThinkPad P15s Gen2-20W6000GGE | |
| SPECviewperf 13 / Energy (energy-02) | |
| Durchschnitt der Klasse Workstation (2.77 - 174.7, n=14, der letzten 2 Jahre) | |
| Lenovo ThinkPad P15 G2-20YQ001JGE | |
| Dell Precision 5000 5560 | |
| Durchschnittliche Intel Core i7-11800H (1.15 - 41.2, n=10) | |
| Lenovo ThinkPad T15g-20UR000GGE | |
| Lenovo ThinkPad P15v G2 21A9000XGE | |
| HP ZBook Power 15 G8 313S5EA | |
| Lenovo ThinkPad P15s Gen2-20W6000GGE | |
| SPECviewperf 13 / Creo (creo-02) | |
| Durchschnitt der Klasse Workstation (120.1 - 589, n=14, der letzten 2 Jahre) | |
| Lenovo ThinkPad P15 G2-20YQ001JGE | |
| Dell Precision 5000 5560 | |
| Lenovo ThinkPad T15g-20UR000GGE | |
| Durchschnittliche Intel Core i7-11800H (22.5 - 225, n=10) | |
| Lenovo ThinkPad P15v G2 21A9000XGE | |
| HP ZBook Power 15 G8 313S5EA | |
| Lenovo ThinkPad P15s Gen2-20W6000GGE | |
| SPECviewperf 13 / Catia (catia-05) | |
| Durchschnitt der Klasse Workstation (162.7 - 552, n=14, der letzten 2 Jahre) | |
| Lenovo ThinkPad P15 G2-20YQ001JGE | |
| Dell Precision 5000 5560 | |
| Durchschnittliche Intel Core i7-11800H (31.9 - 257, n=10) | |
| Lenovo ThinkPad P15v G2 21A9000XGE | |
| HP ZBook Power 15 G8 313S5EA | |
| Lenovo ThinkPad T15g-20UR000GGE | |
| Lenovo ThinkPad P15s Gen2-20W6000GGE | |
| SPECviewperf 13 / 3ds Max (3dsmax-06) | |
| Durchschnitt der Klasse Workstation (80.8 - 422, n=14, der letzten 2 Jahre) | |
| Lenovo ThinkPad P15 G2-20YQ001JGE | |
| Lenovo ThinkPad T15g-20UR000GGE | |
| Durchschnittliche Intel Core i7-11800H (27.2 - 235, n=10) | |
| Dell Precision 5000 5560 | |
| Lenovo ThinkPad P15v G2 21A9000XGE | |
| HP ZBook Power 15 G8 313S5EA | |
| Lenovo ThinkPad P15s Gen2-20W6000GGE | |
| SPECviewperf 2020 / Solidworks (solidworks-05) | |
| Durchschnitt der Klasse Workstation (50.6 - 542, n=10, der letzten 2 Jahre) | |
| Lenovo ThinkPad T15g-20UR000GGE | |
| Lenovo ThinkPad P15 G2-20YQ001JGE | |
| Dell Precision 5000 5560 | |
| Durchschnittliche Intel Core i7-11800H (73.4 - 147.9, n=6) | |
| Lenovo ThinkPad P15v G2 21A9000XGE | |
| HP ZBook Power 15 G8 313S5EA | |
| Lenovo ThinkPad P15s Gen2-20W6000GGE | |
| SPECviewperf 2020 / Siemens NX (snx-04) | |
| Durchschnitt der Klasse Workstation (22.3 - 903, n=27, der letzten 2 Jahre) | |
| Lenovo ThinkPad P15 G2-20YQ001JGE | |
| Dell Precision 5000 5560 | |
| Lenovo ThinkPad P15v G2 21A9000XGE | |
| Durchschnittliche Intel Core i7-11800H (18.7 - 250, n=8) | |
| HP ZBook Power 15 G8 313S5EA | |
| Lenovo ThinkPad P15s Gen2-20W6000GGE | |
| Lenovo ThinkPad T15g-20UR000GGE | |
| SPECviewperf 2020 / Medical (medical-03) | |
| Durchschnitt der Klasse Workstation (28.8 - 227, n=27, der letzten 2 Jahre) | |
| Lenovo ThinkPad P15 G2-20YQ001JGE | |
| Dell Precision 5000 5560 | |
| Durchschnittliche Intel Core i7-11800H (18.7 - 42.7, n=8) | |
| Lenovo ThinkPad T15g-20UR000GGE | |
| Lenovo ThinkPad P15v G2 21A9000XGE | |
| HP ZBook Power 15 G8 313S5EA | |
| Lenovo ThinkPad P15s Gen2-20W6000GGE | |
| SPECviewperf 2020 / Maya (maya-06) | |
| Durchschnitt der Klasse Workstation (117.8 - 724, n=26, der letzten 2 Jahre) | |
| Lenovo ThinkPad P15 G2-20YQ001JGE | |
| Lenovo ThinkPad T15g-20UR000GGE | |
| Dell Precision 5000 5560 | |
| Durchschnittliche Intel Core i7-11800H (125 - 294, n=8) | |
| Lenovo ThinkPad P15v G2 21A9000XGE | |
| HP ZBook Power 15 G8 313S5EA | |
| Lenovo ThinkPad P15s Gen2-20W6000GGE | |
| SPECviewperf 2020 / Energy (energy-03) | |
| Durchschnitt der Klasse Workstation (2.78 - 176.7, n=27, der letzten 2 Jahre) | |
| Lenovo ThinkPad P15 G2-20YQ001JGE | |
| Dell Precision 5000 5560 | |
| Durchschnittliche Intel Core i7-11800H (16 - 43.1, n=8) | |
| Lenovo ThinkPad T15g-20UR000GGE | |
| Lenovo ThinkPad P15v G2 21A9000XGE | |
| HP ZBook Power 15 G8 313S5EA | |
| Lenovo ThinkPad P15s Gen2-20W6000GGE | |
| SPECviewperf 2020 / Creo (creo-03) | |
| Durchschnitt der Klasse Workstation (49.2 - 261, n=27, der letzten 2 Jahre) | |
| Lenovo ThinkPad P15 G2-20YQ001JGE | |
| Dell Precision 5000 5560 | |
| Durchschnittliche Intel Core i7-11800H (67.3 - 124.5, n=8) | |
| Lenovo ThinkPad T15g-20UR000GGE | |
| Lenovo ThinkPad P15v G2 21A9000XGE | |
| HP ZBook Power 15 G8 313S5EA | |
| Lenovo ThinkPad P15s Gen2-20W6000GGE | |
| SPECviewperf 2020 / CATIA (catia-06) | |
| Durchschnitt der Klasse Workstation (27.1 - 182.2, n=27, der letzten 2 Jahre) | |
| Lenovo ThinkPad P15 G2-20YQ001JGE | |
| Dell Precision 5000 5560 | |
| Durchschnittliche Intel Core i7-11800H (33.1 - 80.5, n=8) | |
| Lenovo ThinkPad T15g-20UR000GGE | |
| Lenovo ThinkPad P15v G2 21A9000XGE | |
| HP ZBook Power 15 G8 313S5EA | |
| Lenovo ThinkPad P15s Gen2-20W6000GGE | |
| SPECviewperf 2020 / 3ds Max (3dsmax-07) | |
| Durchschnitt der Klasse Workstation (24.7 - 251, n=27, der letzten 2 Jahre) | |
| Lenovo ThinkPad T15g-20UR000GGE | |
| Lenovo ThinkPad P15 G2-20YQ001JGE | |
| Durchschnittliche Intel Core i7-11800H (40.9 - 109.4, n=8) | |
| Dell Precision 5000 5560 | |
| Lenovo ThinkPad P15v G2 21A9000XGE | |
| HP ZBook Power 15 G8 313S5EA | |
| Lenovo ThinkPad P15s Gen2-20W6000GGE | |
* ... kleinere Werte sind besser
AIDA64: FP32 Ray-Trace | FPU Julia | CPU SHA3 | CPU Queen | FPU SinJulia | FPU Mandel | CPU AES | CPU ZLib | FP64 Ray-Trace | CPU PhotoWorxx
| Performance Rating | |
| Durchschnitt der Klasse Workstation | |
| HP ZBook Power 15 G8 313S5EA | |
| Durchschnittliche Intel Core i7-11800H | |
| Lenovo ThinkPad P15v G2 21A9000XGE | |
| Lenovo ThinkPad T15g-20UR000GGE | |
| Lenovo ThinkPad T15p-20TN0006GE | |
| Lenovo ThinkPad P15s Gen2-20W6000GGE | |
| AIDA64 / FP32 Ray-Trace | |
| Durchschnitt der Klasse Workstation (10658 - 61611, n=27, der letzten 2 Jahre) | |
| HP ZBook Power 15 G8 313S5EA | |
| Durchschnittliche Intel Core i7-11800H (8772 - 15961, n=20) | |
| Lenovo ThinkPad P15v G2 21A9000XGE | |
| Lenovo ThinkPad T15g-20UR000GGE | |
| Lenovo ThinkPad T15p-20TN0006GE | |
| Lenovo ThinkPad P15s Gen2-20W6000GGE | |
| AIDA64 / FPU Julia | |
| Durchschnitt der Klasse Workstation (56664 - 186971, n=27, der letzten 2 Jahre) | |
| HP ZBook Power 15 G8 313S5EA | |
| Durchschnittliche Intel Core i7-11800H (39404 - 65636, n=20) | |
| Lenovo ThinkPad P15v G2 21A9000XGE | |
| Lenovo ThinkPad T15g-20UR000GGE | |
| Lenovo ThinkPad T15p-20TN0006GE | |
| Lenovo ThinkPad P15s Gen2-20W6000GGE | |
| AIDA64 / CPU SHA3 | |
| Durchschnitt der Klasse Workstation (2608 - 8975, n=27, der letzten 2 Jahre) | |
| HP ZBook Power 15 G8 313S5EA | |
| Durchschnittliche Intel Core i7-11800H (2599 - 4439, n=20) | |
| Lenovo ThinkPad P15v G2 21A9000XGE | |
| Lenovo ThinkPad T15g-20UR000GGE | |
| Lenovo ThinkPad T15p-20TN0006GE | |
| Lenovo ThinkPad P15s Gen2-20W6000GGE | |
| AIDA64 / CPU Queen | |
| Durchschnitt der Klasse Workstation (60778 - 144411, n=27, der letzten 2 Jahre) | |
| HP ZBook Power 15 G8 313S5EA | |
| Durchschnittliche Intel Core i7-11800H (85233 - 91941, n=20) | |
| Lenovo ThinkPad P15v G2 21A9000XGE | |
| Lenovo ThinkPad T15p-20TN0006GE | |
| Lenovo ThinkPad T15g-20UR000GGE | |
| Lenovo ThinkPad P15s Gen2-20W6000GGE | |
| AIDA64 / FPU SinJulia | |
| Durchschnitt der Klasse Workstation (8165 - 29343, n=27, der letzten 2 Jahre) | |
| HP ZBook Power 15 G8 313S5EA | |
| Durchschnittliche Intel Core i7-11800H (6420 - 9792, n=20) | |
| Lenovo ThinkPad P15v G2 21A9000XGE | |
| Lenovo ThinkPad T15p-20TN0006GE | |
| Lenovo ThinkPad T15g-20UR000GGE | |
| Lenovo ThinkPad P15s Gen2-20W6000GGE | |
| AIDA64 / FPU Mandel | |
| Durchschnitt der Klasse Workstation (27301 - 98153, n=27, der letzten 2 Jahre) | |
| HP ZBook Power 15 G8 313S5EA | |
| Durchschnittliche Intel Core i7-11800H (23365 - 39464, n=20) | |
| Lenovo ThinkPad P15v G2 21A9000XGE | |
| Lenovo ThinkPad T15g-20UR000GGE | |
| Lenovo ThinkPad T15p-20TN0006GE | |
| Lenovo ThinkPad P15s Gen2-20W6000GGE | |
| AIDA64 / CPU AES | |
| Durchschnittliche Intel Core i7-11800H (74617 - 149388, n=20) | |
| Durchschnitt der Klasse Workstation (56077 - 187841, n=27, der letzten 2 Jahre) | |
| HP ZBook Power 15 G8 313S5EA | |
| Lenovo ThinkPad P15v G2 21A9000XGE | |
| Lenovo ThinkPad P15s Gen2-20W6000GGE | |
| Lenovo ThinkPad T15p-20TN0006GE | |
| Lenovo ThinkPad T15g-20UR000GGE | |
| AIDA64 / CPU ZLib | |
| Durchschnitt der Klasse Workstation (742 - 2148, n=27, der letzten 2 Jahre) | |
| HP ZBook Power 15 G8 313S5EA | |
| Lenovo ThinkPad P15v G2 21A9000XGE | |
| Lenovo ThinkPad T15g-20UR000GGE | |
| Lenovo ThinkPad T15p-20TN0006GE | |
| Lenovo ThinkPad P15s Gen2-20W6000GGE | |
| Durchschnittliche Intel Core i7-11800H (461 - 830, n=43) | |
| AIDA64 / FP64 Ray-Trace | |
| Durchschnitt der Klasse Workstation (5580 - 32891, n=27, der letzten 2 Jahre) | |
| HP ZBook Power 15 G8 313S5EA | |
| Durchschnittliche Intel Core i7-11800H (4545 - 8717, n=21) | |
| Lenovo ThinkPad P15v G2 21A9000XGE | |
| Lenovo ThinkPad T15g-20UR000GGE | |
| Lenovo ThinkPad T15p-20TN0006GE | |
| Lenovo ThinkPad P15s Gen2-20W6000GGE | |
| AIDA64 / CPU PhotoWorxx | |
| Durchschnitt der Klasse Workstation (37151 - 93684, n=27, der letzten 2 Jahre) | |
| Lenovo ThinkPad P15s Gen2-20W6000GGE | |
| Lenovo ThinkPad T15g-20UR000GGE | |
| Durchschnittliche Intel Core i7-11800H (11898 - 26757, n=21) | |
| HP ZBook Power 15 G8 313S5EA | |
| Lenovo ThinkPad T15p-20TN0006GE | |
| Lenovo ThinkPad P15v G2 21A9000XGE | |
System Performance
CrossMark: Overall | Productivity | Creativity | Responsiveness
| PCMark 10 / Score | |
| Durchschnitt der Klasse Workstation (6436 - 10409, n=23, der letzten 2 Jahre) | |
| Dell Precision 5000 5560 | |
| Lenovo ThinkPad P15 G2-20YQ001JGE | |
| Lenovo ThinkPad T15g-20UR000GGE | |
| Durchschnittliche Intel Core i7-11800H, NVIDIA T1200 Laptop GPU (5889 - 6147, n=3) | |
| Lenovo ThinkPad P15v G2 21A9000XGE | |
| Lenovo ThinkPad P15s Gen2-20W6000GGE | |
| Lenovo ThinkPad T15p-20TN0006GE | |
| HP ZBook Power 15 G8 313S5EA | |
| PCMark 10 / Essentials | |
| Dell Precision 5000 5560 | |
| Durchschnitt der Klasse Workstation (9622 - 11157, n=23, der letzten 2 Jahre) | |
| Lenovo ThinkPad P15 G2-20YQ001JGE | |
| Durchschnittliche Intel Core i7-11800H, NVIDIA T1200 Laptop GPU (9776 - 9956, n=3) | |
| Lenovo ThinkPad P15v G2 21A9000XGE | |
| Lenovo ThinkPad P15s Gen2-20W6000GGE | |
| Lenovo ThinkPad T15g-20UR000GGE | |
| Lenovo ThinkPad T15p-20TN0006GE | |
| HP ZBook Power 15 G8 313S5EA | |
| PCMark 10 / Productivity | |
| Durchschnitt der Klasse Workstation (8789 - 20616, n=23, der letzten 2 Jahre) | |
| Lenovo ThinkPad P15s Gen2-20W6000GGE | |
| Dell Precision 5000 5560 | |
| Lenovo ThinkPad P15 G2-20YQ001JGE | |
| Durchschnittliche Intel Core i7-11800H, NVIDIA T1200 Laptop GPU (8276 - 8445, n=3) | |
| Lenovo ThinkPad P15v G2 21A9000XGE | |
| Lenovo ThinkPad T15g-20UR000GGE | |
| HP ZBook Power 15 G8 313S5EA | |
| Lenovo ThinkPad T15p-20TN0006GE | |
| PCMark 10 / Digital Content Creation | |
| Durchschnitt der Klasse Workstation (7744 - 15631, n=23, der letzten 2 Jahre) | |
| Lenovo ThinkPad P15 G2-20YQ001JGE | |
| Dell Precision 5000 5560 | |
| Lenovo ThinkPad T15g-20UR000GGE | |
| Durchschnittliche Intel Core i7-11800H, NVIDIA T1200 Laptop GPU (6851 - 7581, n=3) | |
| Lenovo ThinkPad P15v G2 21A9000XGE | |
| Lenovo ThinkPad T15p-20TN0006GE | |
| HP ZBook Power 15 G8 313S5EA | |
| Lenovo ThinkPad P15s Gen2-20W6000GGE | |
| CrossMark / Overall | |
| Durchschnitt der Klasse Workstation (1307 - 2267, n=26, der letzten 2 Jahre) | |
| HP ZBook Power 15 G8 313S5EA | |
| Durchschnittliche Intel Core i7-11800H, NVIDIA T1200 Laptop GPU (1367 - 1526, n=2) | |
| Lenovo ThinkPad P15v G2 21A9000XGE | |
| CrossMark / Productivity | |
| Durchschnitt der Klasse Workstation (1130 - 2122, n=26, der letzten 2 Jahre) | |
| HP ZBook Power 15 G8 313S5EA | |
| Durchschnittliche Intel Core i7-11800H, NVIDIA T1200 Laptop GPU (1389 - 1521, n=2) | |
| Lenovo ThinkPad P15v G2 21A9000XGE | |
| CrossMark / Creativity | |
| Durchschnitt der Klasse Workstation (1657 - 2725, n=26, der letzten 2 Jahre) | |
| HP ZBook Power 15 G8 313S5EA | |
| Durchschnittliche Intel Core i7-11800H, NVIDIA T1200 Laptop GPU (1430 - 1606, n=2) | |
| Lenovo ThinkPad P15v G2 21A9000XGE | |
| CrossMark / Responsiveness | |
| Durchschnitt der Klasse Workstation (993 - 2096, n=26, der letzten 2 Jahre) | |
| Durchschnittliche Intel Core i7-11800H, NVIDIA T1200 Laptop GPU (1137 - 1323, n=2) | |
| HP ZBook Power 15 G8 313S5EA | |
| Lenovo ThinkPad P15v G2 21A9000XGE | |
| PCMark 10 Score | 5889 Punkte | |
Hilfe | ||
| AIDA64 / Memory Copy | |
| Durchschnitt der Klasse Workstation (56003 - 164795, n=27, der letzten 2 Jahre) | |
| Lenovo ThinkPad P15s Gen2-20W6000GGE | |
| Durchschnittliche Intel Core i7-11800H (24508 - 48144, n=21) | |
| Lenovo ThinkPad T15g-20UR000GGE | |
| HP ZBook Power 15 G8 313S5EA | |
| Lenovo ThinkPad P15v G2 21A9000XGE | |
| Lenovo ThinkPad T15p-20TN0006GE | |
| AIDA64 / Memory Read | |
| Durchschnitt der Klasse Workstation (55795 - 121563, n=27, der letzten 2 Jahre) | |
| Lenovo ThinkPad P15s Gen2-20W6000GGE | |
| Durchschnittliche Intel Core i7-11800H (25882 - 50365, n=20) | |
| Lenovo ThinkPad T15g-20UR000GGE | |
| HP ZBook Power 15 G8 313S5EA | |
| Lenovo ThinkPad P15v G2 21A9000XGE | |
| Lenovo ThinkPad T15p-20TN0006GE | |
| AIDA64 / Memory Write | |
| Durchschnitt der Klasse Workstation (55663 - 214520, n=27, der letzten 2 Jahre) | |
| Lenovo ThinkPad P15s Gen2-20W6000GGE | |
| Lenovo ThinkPad T15g-20UR000GGE | |
| Durchschnittliche Intel Core i7-11800H (22240 - 46214, n=20) | |
| HP ZBook Power 15 G8 313S5EA | |
| Lenovo ThinkPad P15v G2 21A9000XGE | |
| Lenovo ThinkPad T15p-20TN0006GE | |
| AIDA64 / Memory Latency | |
| Durchschnitt der Klasse Workstation (84.5 - 165.2, n=27, der letzten 2 Jahre) | |
| Lenovo ThinkPad P15v G2 21A9000XGE | |
| Lenovo ThinkPad P15s Gen2-20W6000GGE | |
| Lenovo ThinkPad T15p-20TN0006GE | |
| HP ZBook Power 15 G8 313S5EA | |
| Lenovo ThinkPad T15g-20UR000GGE | |
| Durchschnittliche Intel Core i7-11800H (71.9 - 104.1, n=44) | |
* ... kleinere Werte sind besser
DPC-Latenzen
Wie auch beim dickeren ThinkPad P15 G2, sind die Latenzen mit den zu den jeweiligen Test-Zeitpunkten aktuellen Treibern und neustem BIOS mies. Verantwortlich sind wie so oft die Kernelmodul- und Netzwerktreiber. Für Echtzeit-Video- und Audioverarbeitung ist das P15v G2 daher wenig brauchbar. Dells Precision 5560 meistert dies deutlich besser.
| DPC Latencies / LatencyMon - interrupt to process latency (max), Web, Youtube, Prime95 | |
| Lenovo ThinkPad P15v G2 21A9000XGE | |
| Lenovo ThinkPad P15 G2-20YQ001JGE | |
| Lenovo ThinkPad P15s Gen2-20W6000GGE | |
| Lenovo ThinkPad T15g-20UR000GGE | |
| Lenovo ThinkPad T15p-20TN0006GE | |
| Dell Precision 5000 5560 | |
| HP ZBook Power 15 G8 313S5EA | |
* ... kleinere Werte sind besser
Massenspeicher
Die NVMe-SSD von Toshiba fasst 512 GB. Die Geschwindigkeit ist für PCIe-3.0 erwartungsgemäß, für eine Workstation aber nicht unbedingt immer ausreichend.
Man kann jedoch bis zu zwei schnellere PCIe-4.0-SSDs nachrüsten und diese auch in einer RAID (0, 1) betreiben. HPs ZBook Power 15 G8, Dells Precision 5560 und das ThinkPad P15 erzielen etwa doppelte Geschwindigkeiten.
| Lenovo ThinkPad P15v G2 21A9000XGE T1200 Laptop GPU, i7-11800H, Toshiba XG6 KXG6AZNV512G | Lenovo ThinkPad P15 G2-20YQ001JGE RTX A3000 Laptop GPU, i7-11800H, Kioxia XG7 KXG7AZNV512G | Lenovo ThinkPad T15g-20UR000GGE GeForce RTX 2070 Super Max-Q, i7-10750H, SK Hynix PC401 512GB M.2 (HFS512GD9TNG) | Lenovo ThinkPad T15p-20TN0006GE GeForce GTX 1050 Mobile, i7-10750H, WDC PC SN730 SDBQNTY-512GB | Lenovo ThinkPad P15s Gen2-20W6000GGE T500 Laptop GPU, i7-1165G7, WDC PC SN720 SDAQNTW-1T00 | Dell Precision 5000 5560 RTX A2000 Laptop GPU, i7-11850H, Samsung PM9A1 MZVL22T0HBLB | |
|---|---|---|---|---|---|---|
| AS SSD | 53% | 49% | 16% | 32% | 57% | |
| Seq Read (MB/s) | 2684 | 5105 90% | 2889 8% | 2505 -7% | 2796 4% | 5169 93% |
| Seq Write (MB/s) | 1352 | 1815 34% | 2424 79% | 1230 -9% | 2525 87% | 1986 47% |
| 4K Read (MB/s) | 43.68 | 47.46 9% | 55.6 27% | 42.4 -3% | 50.9 17% | 78 79% |
| 4K Write (MB/s) | 105.56 | 137.3 30% | 144.6 37% | 116.5 10% | 211.9 101% | 214.6 103% |
| 4K-64 Read (MB/s) | 976.92 | 2112 116% | 1569 61% | 1416 45% | 1505 54% | 1232 26% |
| 4K-64 Write (MB/s) | 1452.09 | 1702 17% | 1922 32% | 1809 25% | 949 -35% | 2719 87% |
| Access Time Read * (ms) | 0.124 | 0.065 48% | 0.07 44% | 0.109 12% | 0.081 35% | 0.024 81% |
| Access Time Write * (ms) | 0.038 | 0.03 21% | 0.026 32% | 0.032 16% | 0.019 50% | 0.059 -55% |
| Score Read (Points) | 1289 | 2670 107% | 1914 48% | 1708 33% | 1835 42% | 1827 42% |
| Score Write (Points) | 1693 | 2021 19% | 2309 36% | 2048 21% | 1413 -17% | 3133 85% |
| Score Total (Points) | 3582 | 5885 64% | 5185 45% | 4568 28% | 4177 17% | 5753 61% |
| Copy ISO MB/s (MB/s) | 1760.5 | 2054 17% | 2489 41% | 3201 82% | ||
| Copy Program MB/s (MB/s) | 355 | 714 101% | 728 105% | 415.8 17% | ||
| Copy Game MB/s (MB/s) | 849 | 1431 69% | 1670 97% | 1212 43% |
* ... kleinere Werte sind besser
* ... kleinere Werte sind besser
Dauerleistung Lesen: DiskSpd Read Loop, Queue Depth 8
Grafikkarte
Die Nvidia T1200 ist die professionelle Variante der GeForce GTX 1650 Ti, verfügt über 4 GB GDDR6-VRAM und boosted bis auf 1.425 MHz. Sie ist in vielen Benchmarks mehr als doppelt so schnell als die GeForce GTX 1050 des Vorgängers und dessen Schwestermodell. Eine noch größere Differenz ergibt sich durch die optionale RTX A2000.
Im Akkumodus wird die 40-W-TGP auf 30 Watt reduziert, der Takt um 250 MHz und die Leistung damit um 15 %. Die CPU genehmigt sich in diesem Szenario 7 Watt mehr von der geteilten TDP.
| 3DMark 06 Standard Score | 38139 Punkte | |
| 3DMark 11 Performance | 11917 Punkte | |
| 3DMark Cloud Gate Standard Score | 30520 Punkte | |
| 3DMark Fire Strike Score | 8351 Punkte | |
| 3DMark Time Spy Score | 3497 Punkte | |
Hilfe | ||
Gaming Performance
Die Nvidia T1200 kann ältere Spiele problemlos in hohen Details meistern, neue Spiele vergnügen allenfalls bei mittleren Details. Die Leistung kann dabei stabil abgerufen werden. Im einstündigen Witcher-3-Test konnten wir keinen Einbruch vernehmen.
| BioShock Infinite | |
| 1366x768 Medium Preset | |
| Durchschnittliche NVIDIA T1200 Laptop GPU (n=1) | |
| Lenovo ThinkPad P15v G2 21A9000XGE | |
| 1366x768 High Preset | |
| Durchschnittliche NVIDIA T1200 Laptop GPU (n=1) | |
| Lenovo ThinkPad P15v G2 21A9000XGE | |
| 1920x1080 Ultra Preset, DX11 (DDOF) | |
| Lenovo ThinkPad P15v G2 21A9000XGE | |
| Durchschnittliche NVIDIA T1200 Laptop GPU (n=1) | |
| Elden Ring | |
| 1920x1080 Medium Preset | |
| Lenovo ThinkPad P15v G2 21A9000XGE | |
| Durchschnittliche NVIDIA T1200 Laptop GPU (n=1) | |
| HP ZBook Power 15 G8 313S5EA | |
| 1920x1080 High Preset | |
| Lenovo ThinkPad P15v G2 21A9000XGE | |
| Durchschnittliche NVIDIA T1200 Laptop GPU (n=1) | |
| HP ZBook Power 15 G8 313S5EA | |
| 1920x1080 Maximum Preset | |
| Lenovo ThinkPad P15v G2 21A9000XGE | |
| Durchschnittliche NVIDIA T1200 Laptop GPU (n=1) | |
| HP ZBook Power 15 G8 313S5EA | |
| Elex 2 | |
| 1920x1080 Medium / On AA:FX AF:16x | |
| Lenovo ThinkPad P15v G2 21A9000XGE | |
| Durchschnittliche NVIDIA T1200 Laptop GPU (n=1) | |
| HP ZBook Power 15 G8 313S5EA | |
| 1920x1080 High / On AA:FX AF:16x | |
| Lenovo ThinkPad P15v G2 21A9000XGE | |
| Durchschnittliche NVIDIA T1200 Laptop GPU (n=1) | |
| HP ZBook Power 15 G8 313S5EA | |
| 1920x1080 Ultra / On AA:SM AF:16x | |
| Lenovo ThinkPad P15v G2 21A9000XGE | |
| Durchschnittliche NVIDIA T1200 Laptop GPU (n=1) | |
| HP ZBook Power 15 G8 313S5EA | |
| GRID Legends | |
| 1920x1080 Medium Preset | |
| Lenovo ThinkPad P15v G2 21A9000XGE | |
| Durchschnittliche NVIDIA T1200 Laptop GPU (n=1) | |
| HP ZBook Power 15 G8 313S5EA | |
| 1920x1080 High Preset | |
| Lenovo ThinkPad P15v G2 21A9000XGE | |
| Durchschnittliche NVIDIA T1200 Laptop GPU (n=1) | |
| HP ZBook Power 15 G8 313S5EA | |
| 1920x1080 Ultra Preset | |
| Lenovo ThinkPad P15v G2 21A9000XGE | |
| Durchschnittliche NVIDIA T1200 Laptop GPU (n=1) | |
| HP ZBook Power 15 G8 313S5EA | |
| Dying Light 2 | |
| 1920x1080 Low Quality | |
| Lenovo ThinkPad P15v G2 21A9000XGE | |
| Durchschnittliche NVIDIA T1200 Laptop GPU (n=1) | |
| HP ZBook Power 15 G8 313S5EA | |
| 1920x1080 Medium Quality | |
| Lenovo ThinkPad P15v G2 21A9000XGE | |
| Durchschnittliche NVIDIA T1200 Laptop GPU (n=1) | |
| HP ZBook Power 15 G8 313S5EA | |
| 1920x1080 High Quality | |
| Lenovo ThinkPad P15v G2 21A9000XGE | |
| Durchschnittliche NVIDIA T1200 Laptop GPU (n=1) | |
| HP ZBook Power 15 G8 313S5EA | |
| Resident Evil Village | |
| 1920x1080 Balanced Preset | |
| Lenovo ThinkPad P15v G2 21A9000XGE | |
| Durchschnittliche NVIDIA T1200 Laptop GPU (n=1) | |
| HP ZBook Power 15 G8 313S5EA | |
| 1920x1080 Prioritize Graphics Preset | |
| Lenovo ThinkPad P15v G2 21A9000XGE | |
| Durchschnittliche NVIDIA T1200 Laptop GPU (n=1) | |
| HP ZBook Power 15 G8 313S5EA | |
| 1920x1080 Max Preset | |
| Lenovo ThinkPad P15v G2 21A9000XGE | |
| Durchschnittliche NVIDIA T1200 Laptop GPU (n=1) | |
| HP ZBook Power 15 G8 313S5EA | |
| Mafia Definitive Edition | |
| 1280x720 Low Preset | |
| Lenovo ThinkPad P15v G2 21A9000XGE | |
| Durchschnittliche NVIDIA T1200 Laptop GPU (n=1) | |
| HP ZBook Power 15 G8 313S5EA | |
| 1920x1080 Medium Preset | |
| Lenovo ThinkPad P15v G2 21A9000XGE | |
| Durchschnittliche NVIDIA T1200 Laptop GPU (n=1) | |
| HP ZBook Power 15 G8 313S5EA | |
| 1920x1080 High Preset | |
| Lenovo ThinkPad P15v G2 21A9000XGE | |
| Durchschnittliche NVIDIA T1200 Laptop GPU (n=1) | |
| HP ZBook Power 15 G8 313S5EA | |
| Vampire Bloodhunt | |
| 1920x1080 Medium Preset | |
| Lenovo ThinkPad P15v G2 21A9000XGE | |
| Durchschnittliche NVIDIA T1200 Laptop GPU (n=1) | |
| HP ZBook Power 15 G8 313S5EA | |
| 1920x1080 High Preset | |
| Lenovo ThinkPad P15v G2 21A9000XGE | |
| Durchschnittliche NVIDIA T1200 Laptop GPU (n=1) | |
| HP ZBook Power 15 G8 313S5EA | |
| 1920x1080 Ultra Preset | |
| Lenovo ThinkPad P15v G2 21A9000XGE | |
| Durchschnittliche NVIDIA T1200 Laptop GPU (n=1) | |
| HP ZBook Power 15 G8 313S5EA | |
| Farming Simulator 22 | |
| 1920x1080 Medium Preset | |
| Lenovo ThinkPad P15v G2 21A9000XGE | |
| Durchschnittliche NVIDIA T1200 Laptop GPU (n=1) | |
| HP ZBook Power 15 G8 313S5EA | |
| 1920x1080 High Preset | |
| Lenovo ThinkPad P15v G2 21A9000XGE | |
| Durchschnittliche NVIDIA T1200 Laptop GPU (n=1) | |
| HP ZBook Power 15 G8 313S5EA | |
| 1920x1080 Very High Preset | |
| Lenovo ThinkPad P15v G2 21A9000XGE | |
| Durchschnittliche NVIDIA T1200 Laptop GPU (n=1) | |
| HP ZBook Power 15 G8 313S5EA | |
| Riders Republic | |
| 1920x1080 Medium Preset | |
| HP ZBook Power 15 G8 313S5EA | |
| Lenovo ThinkPad P15v G2 21A9000XGE | |
| Durchschnittliche NVIDIA T1200 Laptop GPU (n=1) | |
| 1920x1080 High Preset | |
| Lenovo ThinkPad P15v G2 21A9000XGE | |
| Durchschnittliche NVIDIA T1200 Laptop GPU (n=1) | |
| HP ZBook Power 15 G8 313S5EA | |
| 1920x1080 Ultra Preset | |
| Lenovo ThinkPad P15v G2 21A9000XGE | |
| Durchschnittliche NVIDIA T1200 Laptop GPU (n=1) | |
| HP ZBook Power 15 G8 313S5EA | |
| Ghostwire Tokyo | |
| 1920x1080 Medium Settings | |
| Lenovo ThinkPad P15v G2 21A9000XGE | |
| Durchschnittliche NVIDIA T1200 Laptop GPU (n=1) | |
| HP ZBook Power 15 G8 313S5EA | |
| 1920x1080 High Settings | |
| Lenovo ThinkPad P15v G2 21A9000XGE | |
| Durchschnittliche NVIDIA T1200 Laptop GPU (n=1) | |
| HP ZBook Power 15 G8 313S5EA | |
| 1920x1080 Highest Settings | |
| HP ZBook Power 15 G8 313S5EA | |
| Lenovo ThinkPad P15v G2 21A9000XGE | |
| Durchschnittliche NVIDIA T1200 Laptop GPU (n=1) | |
Witcher 3 FPS-Diagramm
| min. | mittel | hoch | max. | |
|---|---|---|---|---|
| BioShock Infinite (2013) | 352.2 | 235.8 | 207.9 | 88.1 |
| GTA V (2015) | 169.9 | 158.5 | 89.7 | 48.5 |
| The Witcher 3 (2015) | 59 | 33.2 | ||
| Dota 2 Reborn (2015) | 133.3 | 116.5 | 107.8 | 100.4 |
| Final Fantasy XV Benchmark (2018) | 88 | 49.5 | 35 | |
| X-Plane 11.11 (2018) | 96.2 | 77.5 | 64.8 | |
| Far Cry 5 (2018) | 107 | 60 | 53 | 51 |
| Strange Brigade (2018) | 208 | 84 | 68.5 | 59.3 |
| Shadow of the Tomb Raider (2018) | 96 | 59 | 48 | 39 |
| Mafia Definitive Edition (2020) | 84 | 43.4 | 39.2 | |
| Resident Evil Village (2021) | 114.3 | 64.3 | 57.9 | 49.8 |
| Riders Republic (2021) | 93 | 50 | 41 | 40 |
| Farming Simulator 22 (2021) | 171.9 | 96.6 | 70.1 | 61.2 |
| Dying Light 2 (2022) | 36.1 | 25.7 | 21.2 | |
| GRID Legends (2022) | 103 | 73 | 61.7 | 45.7 |
| Elden Ring (2022) | 52.9 | 47 | 39.5 | 36.8 |
| Elex 2 (2022) | 43.1 | 39.3 | 34.2 | 29.6 |
| Ghostwire Tokyo (2022) | 50.7 | 47.3 | 44.6 | 41.2 |
| Vampire Bloodhunt (2022) | 121.8 | 72.9 | 69.9 | 69.5 |
Emissionen: Leiser Lenovo-Laptop mit Hotspots
Geräuschemissionen
Im Leerlauf und auch beim Surfen bleibt der Lüfter stumm. Lediglich unter Last ist das ThinkPad mit 39 dB deutlich vernehmbar. Im absoluten Stresstest messen wir 43,5 dB. Beim intensiven Websurfing kann sich der Lüfter auch schon einmal melden, allerdings alles andere als laut. Spulenfiepen ist keines vorhanden.
Alle Geräte in unserem Vergleichsfeld sind meist lauter, etwa das HP ZBook Power 15 in Last-Szenarien um 10 dB.
Lautstärkediagramm
| Idle |
| 25.21 / 25.21 / 25.21 dB(A) |
| Last |
| 39.09 / 43.53 dB(A) |
![]() | ||
30 dB leise 40 dB(A) deutlich hörbar 50 dB(A) störend |
||
min: | ||
| Lenovo ThinkPad P15v G2 21A9000XGE T1200 Laptop GPU, i7-11800H, Toshiba XG6 KXG6AZNV512G | Lenovo ThinkPad P15 G2-20YQ001JGE RTX A3000 Laptop GPU, i7-11800H, Kioxia XG7 KXG7AZNV512G | Lenovo ThinkPad T15g-20UR000GGE GeForce RTX 2070 Super Max-Q, i7-10750H, SK Hynix PC401 512GB M.2 (HFS512GD9TNG) | Lenovo ThinkPad T15p-20TN0006GE GeForce GTX 1050 Mobile, i7-10750H, WDC PC SN730 SDBQNTY-512GB | Lenovo ThinkPad P15s Gen2-20W6000GGE T500 Laptop GPU, i7-1165G7, WDC PC SN720 SDAQNTW-1T00 | HP ZBook Power 15 G8 313S5EA T600 Laptop GPU, i7-11800H, Samsung PM9A1 MZVL2512HCJQ | Dell Precision 5000 5560 RTX A2000 Laptop GPU, i7-11850H, Samsung PM9A1 MZVL22T0HBLB | |
|---|---|---|---|---|---|---|---|
| Geräuschentwicklung | -8% | -1% | -13% | 5% | -10% | 8% | |
| aus / Umgebung * (dB) | 25.21 | 24.3 4% | 24 5% | 29.3 -16% | 24.3 4% | 25.54 -1% | 23.4 7% |
| Idle min * (dB) | 25.21 | 24.3 4% | 24 5% | 29.3 -16% | 25.5 -1% | 25.54 -1% | 23.6 6% |
| Idle avg * (dB) | 25.21 | 24.3 4% | 24 5% | 29.3 -16% | 25.5 -1% | 25.54 -1% | 23.6 6% |
| Idle max * (dB) | 25.21 | 28.6 -13% | 24 5% | 30.6 -21% | 25.5 -1% | 25.54 -1% | 23.6 6% |
| Last avg * (dB) | 39.09 | 47.5 -22% | 36.1 8% | 42.7 -9% | 35.65 9% | 48.85 -25% | 25.8 34% |
| Witcher 3 ultra * (dB) | 36.6 | 46 -26% | 42.7 -17% | 46.58 -27% | 40.1 -10% | ||
| Last max * (dB) | 43.53 | 54.9 -26% | 46 -6% | 42.7 2% | 35.65 18% | 50.98 -17% | 41.4 5% |
* ... kleinere Werte sind besser
Temperatur
Unter Last und auch beim Gaming wird das ThinkPad P15v mittig oberhalb der Tastatur mit 53,8 °C schon sehr heiß. Das ZBook Power 15 ist mit 41,5 °C deutlich kühler, allerdings erkauft durch gravierend höhere Geräuschemissionen.
(-) Die maximale Temperatur auf der Oberseite ist 53.8 °C. Im Vergleich liegt der Klassendurchschnitt bei 38.2 °C (von 22.2 bis 69.8 °C für die Klasse Workstation).
(-) Auf der Unterseite messen wir eine maximalen Wert von 52.1 °C (im Vergleich zum Durchschnitt von 41.1 °C).
(+) Ohne Last messen wir eine durchschnittliche Temperatur von 25.6 °C auf der Oberseite. Der Klassendurchschnitt erreicht 32 °C.
(-) Beim längeren Spielen von The Witcher 3 erhitzt sich das Gerät durchschnittlich auf 41.4 °C. Der Durchschnitt der Klasse ist derzeit 32 °C.
(+) Die Handballen und der Touchpad-Bereich erreichen maximal 35.6 °C und damit die typische Hauttemperatur und fühlen sich daher nicht heiß an.
(-) Die durchschnittliche Handballen-Temperatur anderer getesteter Geräte war 27.8 °C (-7.8 °C).
| Lenovo ThinkPad P15v G2 21A9000XGE Intel Core i7-11800H, NVIDIA T1200 Laptop GPU | Lenovo ThinkPad P15 G2-20YQ001JGE Intel Core i7-11800H, NVIDIA RTX A3000 Laptop GPU | Lenovo ThinkPad T15g-20UR000GGE Intel Core i7-10750H, NVIDIA GeForce RTX 2070 Super Max-Q | Lenovo ThinkPad T15p-20TN0006GE Intel Core i7-10750H, NVIDIA GeForce GTX 1050 Mobile | Lenovo ThinkPad P15s Gen2-20W6000GGE Intel Core i7-1165G7, NVIDIA T500 Laptop GPU | HP ZBook Power 15 G8 313S5EA Intel Core i7-11800H, NVIDIA T600 Laptop GPU | Dell Precision 5000 5560 Intel Core i7-11850H, NVIDIA RTX A2000 Laptop GPU | |
|---|---|---|---|---|---|---|---|
| Hitze | -5% | -15% | 4% | 2% | 17% | -6% | |
| Last oben max * (°C) | 53.8 | 49.7 8% | 47.7 11% | 53.8 -0% | 42.8 20% | 41.4 23% | 48.2 10% |
| Last unten max * (°C) | 52.1 | 63.2 -21% | 62.1 -19% | 56.6 -9% | 59.1 -13% | 41.5 20% | 42.6 18% |
| Idle oben max * (°C) | 27.6 | 27.1 2% | 31.3 -13% | 24.7 11% | 26.4 4% | 23.8 14% | 34.8 -26% |
| Idle unten max * (°C) | 27.7 | 29.8 -8% | 38.8 -40% | 24.2 13% | 28.9 -4% | 25 10% | 35.2 -27% |
* ... kleinere Werte sind besser
Stresstest
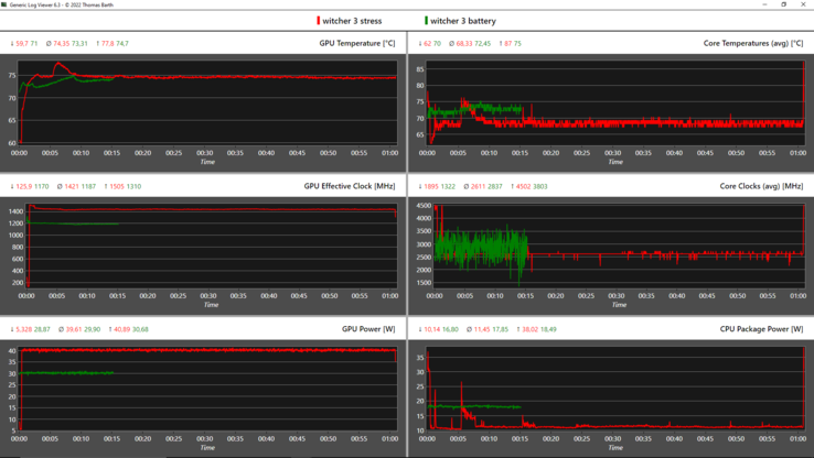
Nach einer Stunde kombinierten Stresstest (FurMark + Prime95) bewegt sich die CPU bei circa 2,15 GHz, was nur leicht unter dem Basistakt von 2,3 GHz liegt. Die Temperatur erreicht nahezu 94 °C und der Verbrauch liegt bei 40 Watt, während die Nvidia-GPU ihre spezifizierten 35 Watt zieht, jedoch mit 986 MHz nicht voll hochtaktet.
Bei reinem GPU-Stress zieht diese 40 Watt und erreicht damit die vollen 1.445 MHz, bei unkritischen Temperaturen. Bei alleinigem CPU-Stress taktet der Core i7-11800H mit stabilen 2,55 GHz, verbraucht konstant 50 Watt und erhitzt sich auf 91,6 °C.
| CPU Clock (GHz) | GPU Clock (MHz) | Average CPU Temperature (°C) | Average GPU Temperature (°C) | |
| System Idle | 1,2 | 300 | 42 | 44,8 |
| Prime95 Stress | 2,5 | 300 | 91,6 | 46,4 |
| Prime95 + FurMark Stress | 2,2 | 970 | 93,6 | 80,2 |
| Witcher 3 Stress | 0,3 | 1.445 | 68,3 | 74,4 |
Lautsprecher
Die nach oben gerichteten 2x-2-Watt-Speaker werden nicht sonderlich laut, aber der Sound ist klar und Bass ist zumindest im Ansatz vorhanden. Insgesamt erfüllen sie ihren Zweck und viele Office-Notebooks werden immerhin übertroffen.
Lenovo ThinkPad P15v G2 21A9000XGE Audio Analyse
(-) | Nicht sonderlich laut spielende Lautsprecher (70.7 dB)
Bass 100 - 315 Hz
(±) | abgesenkter Bass - 13.4% geringer als der Median
(±) | durchschnittlich lineare Bass-Wiedergabe (13.6% Delta zum Vorgänger)
Mitteltöne 400 - 2000 Hz
(+) | ausgeglichene Mitten, vom Median nur 4.7% abweichend
(+) | lineare Mitten (6.2% Delta zum Vorgänger)
Hochtöne 2 - 16 kHz
(+) | ausgeglichene Hochtöne, vom Median nur 3.2% abweichend
(+) | sehr lineare Hochtöne (5.7% Delta zum Vorgänger)
Gesamt im hörbaren Bereich 100 - 16.000 Hz
(±) | hörbarer Bereich ist durchschnittlich linear (21.2% Abstand zum Median)
Im Vergleich zu allen Geräten derselben Klasse
» 76% aller getesteten Geräte dieser Klasse waren besser, 6% vergleichbar, 18% schlechter
» Das beste Gerät hat einen Delta-Wert von 7%, durchschnittlich ist 17%, das schlechteste Gerät hat 35%
Im Vergleich zu allen Geräten im Test
» 59% aller getesteten Geräte waren besser, 7% vergleichbar, 34% schlechter
» Das beste Gerät hat einen Delta-Wert von 4%, durchschnittlich ist 24%, das schlechteste Gerät hat 134%
HP ZBook Power 15 G8 313S5EA Audio Analyse
(±) | Mittelmäßig laut spielende Lautsprecher (72.3 dB)
Bass 100 - 315 Hz
(-) | kaum Bass - 23.3% niedriger als der Median
(±) | durchschnittlich lineare Bass-Wiedergabe (11.8% Delta zum Vorgänger)
Mitteltöne 400 - 2000 Hz
(+) | ausgeglichene Mitten, vom Median nur 2.5% abweichend
(+) | lineare Mitten (5.1% Delta zum Vorgänger)
Hochtöne 2 - 16 kHz
(+) | ausgeglichene Hochtöne, vom Median nur 4.1% abweichend
(+) | sehr lineare Hochtöne (3.1% Delta zum Vorgänger)
Gesamt im hörbaren Bereich 100 - 16.000 Hz
(±) | hörbarer Bereich ist durchschnittlich linear (21.4% Abstand zum Median)
Im Vergleich zu allen Geräten derselben Klasse
» 77% aller getesteten Geräte dieser Klasse waren besser, 6% vergleichbar, 18% schlechter
» Das beste Gerät hat einen Delta-Wert von 7%, durchschnittlich ist 17%, das schlechteste Gerät hat 35%
Im Vergleich zu allen Geräten im Test
» 60% aller getesteten Geräte waren besser, 7% vergleichbar, 33% schlechter
» Das beste Gerät hat einen Delta-Wert von 4%, durchschnittlich ist 24%, das schlechteste Gerät hat 134%
Energieverwaltung: Mittelmaß fürs ThinkPad P15v
Energieaufnahme
Der Verbrauch von 1,6 Watt im Standby suggeriert nicht einmal 2 Tage an Laufzeit. Die Idle-Werte sind für eine Workstation jedoch sehr gut und können nur vom ZBook Power 15 unterboten werden.
Am Anfang des Stresstests werden 127 Watt verbraucht, dauerhaft sind es 108 Watt. Daher ist das 135-W-Netzteil ausreichend dimensioniert und kann etwaige Lastspitzen abfangen. In rund 90 Minuten lädt es das ThinkPad wieder voll.
| Aus / Standby | |
| Idle | |
| Last |
|
Legende:
min: | |
| Lenovo ThinkPad P15v G2 21A9000XGE i7-11800H, T1200 Laptop GPU, Toshiba XG6 KXG6AZNV512G, IPS LED, 1920x1080, 15.6" | Lenovo ThinkPad P15 G2-20YQ001JGE i7-11800H, RTX A3000 Laptop GPU, Kioxia XG7 KXG7AZNV512G, IPS, 1920x1080, 15.6" | Lenovo ThinkPad T15g-20UR000GGE i7-10750H, GeForce RTX 2070 Super Max-Q, SK Hynix PC401 512GB M.2 (HFS512GD9TNG), IPS, 1920x1080, 15.6" | Lenovo ThinkPad T15p-20TN0006GE i7-10750H, GeForce GTX 1050 Mobile, WDC PC SN730 SDBQNTY-512GB, IPS LED, 3840x2160, 15.6" | Lenovo ThinkPad P15s Gen2-20W6000GGE i7-1165G7, T500 Laptop GPU, WDC PC SN720 SDAQNTW-1T00, IPS LED, 3840x2160, 15.6" | HP ZBook Power 15 G8 313S5EA i7-11800H, T600 Laptop GPU, Samsung PM9A1 MZVL2512HCJQ, IPS LED, 1920x1080, 15.6" | Dell Precision 5000 5560 i7-11850H, RTX A2000 Laptop GPU, Samsung PM9A1 MZVL22T0HBLB, IPS, 3840x2400, 15.6" | Durchschnittliche NVIDIA T1200 Laptop GPU | Durchschnitt der Klasse Workstation | |
|---|---|---|---|---|---|---|---|---|---|
| Stromverbrauch | -31% | -36% | -20% | 6% | 23% | -38% | -23% | -51% | |
| Idle min * (Watt) | 5.96 | 6.3 -6% | 5.8 3% | 6 -1% | 5.8 3% | 4.17 30% | 6.2 -4% | 7.85 ? -32% | 8.98 ? -51% |
| Idle avg * (Watt) | 8.37 | 10.7 -28% | 11.4 -36% | 12.8 -53% | 13.3 -59% | 6.32 24% | 13.9 -66% | 11.4 ? -36% | 13.7 ? -64% |
| Idle max * (Watt) | 9.05 | 11.6 -28% | 13.9 -54% | 16.1 -78% | 15.6 -72% | 7.1 22% | 23.8 -163% | 12 ? -33% | 17.9 ? -98% |
| Last avg * (Watt) | 91.82 | 99.3 -8% | 93.2 -2% | 95.6 -4% | 43.2 53% | 80.41 12% | 95.7 -4% | 93.8 ? -2% | 94.3 ? -3% |
| Witcher 3 ultra * (Watt) | 102 | 154 -51% | 145 -42% | 84 18% | 37.1 64% | 62.3 39% | 87 15% | ||
| Last max * (Watt) | 126.38 | 210 -66% | 234 -85% | 131.1 -4% | 67.3 47% | 110.18 13% | 132.6 -5% | 143.7 ? -14% | 173.8 ? -38% |
* ... kleinere Werte sind besser
Energieaufnahme Witcher 3 / Stresstest
Energieaufnahme Witcher 3 / Stresstest (externer Monitor)
Akkulaufzeit
Der 68-Wh-Akku schafft es 7,5 Stunden lang Strom für unseren WLAN-Test zu liefern, was Lenovos eigener Angabe entspricht. Andere Workstations erreichen mit ihren größeren Akkus deutlich längere Laufzeiten.
Auch HPs ZBook Power 15 hält beim Surfen mit fast 12,5 Stunden deutlich länger durch. Dells Precision 5560 unterbietet durch sein 4K-Display mit 6,5 Stunden.
| Lenovo ThinkPad P15v G2 21A9000XGE i7-11800H, T1200 Laptop GPU, 68 Wh | Lenovo ThinkPad P15 G2-20YQ001JGE i7-11800H, RTX A3000 Laptop GPU, 94 Wh | Lenovo ThinkPad T15g-20UR000GGE i7-10750H, GeForce RTX 2070 Super Max-Q, 94 Wh | Lenovo ThinkPad T15p-20TN0006GE i7-10750H, GeForce GTX 1050 Mobile, 68 Wh | Lenovo ThinkPad P15s Gen2-20W6000GGE i7-1165G7, T500 Laptop GPU, 57 Wh | HP ZBook Power 15 G8 313S5EA i7-11800H, T600 Laptop GPU, 83 Wh | Dell Precision 5000 5560 i7-11850H, RTX A2000 Laptop GPU, 86 Wh | Durchschnitt der Klasse Workstation | |
|---|---|---|---|---|---|---|---|---|
| Akkulaufzeit | 34% | 47% | 5% | 46% | 53% | 18% | 36% | |
| Idle (h) | 17.2 | 14.9 -13% | 12 -30% | 26.1 ? 52% | ||||
| H.264 (h) | 8 | 10 25% | 12.7 59% | 7.7 -4% | 9.9 24% | 10.1 26% | 9.51 ? 19% | |
| WLAN (h) | 7.5 | 9.9 32% | 11.2 49% | 7.3 -3% | 7.7 3% | 12.3 64% | 6.3 -16% | 8.64 ? 15% |
| Last (h) | 0.9 | 1.3 44% | 1.2 33% | 1.1 22% | 1.9 111% | 2.1 133% | 1.8 100% | 1.429 ? 59% |
Pro
Contra
Fazit: ThinkPad P15v G2 für preisbewusste Kreative?
Das ThinkPad P15v G2 schafft den Spagat aus Business-Laptop und Workstation ganz gut, und zwar für eine Zielgruppe, die auf gewisse Pro-Features wie Xeon-CPUs, ECC-RAM, das Schnellste vom Schnellsten und ein paar Details verzichten können. Die Leistung ist generell jedoch gut, obwohl in einigen Szenarien 25 % verschenkt werden.
Für Kreative und im CAD-Bereich wird die Display-Option nur ausreichen, wenn ohnehin vorwiegend ein Externes genutzt wird und für Jene, die vordergründig komplexere Berechnungen zm fairen Preis erledigen müssen. Die Grafikleistung ist entsprechend ausreichend, wenn man den Preis unter 2.000 Euro beachtet und die Eingabegeräte bewegen sich auf einem hohen Niveau. Abstriche gibt es bei dem etwas dunklem Display mit geringer Farbraumabdeckung. Zum Glück gibt es aber eine 4K-Option.
Die Konnektivität ist breit gefächert und das ThinkPad gut erweiterbar. Damit punktet es insgesamt sehr gut gegen das dünnere ThinkPad P15s. Das Gehäuse ist zudem robust, auch wenn andere ThinkPads einen verstärkten Displaydeckel aufweisen. Das viele Plastik kann dem einen oder anderen bei der Haptik und Optik missfallen. Die Akkulaufzeiten sind mittelmäßig, die Emissionen hingegen Business-orientiert sehr gut, bis auf kleinere Hotspots fern der Tastatur und des Palmrests. Das Kühlsystem ist zugunsten des Preises insgesamt eher einfach gehalten. Verzichtet werden muss auch auf das Laden per USB-C und das Wi-Fi-Modul ist verlötet. Dafür kann WWAN nachgerüstet werden.
Das ThinkPad P15v G2 braucht nicht unbedingt Core i9 & 4K-Display, um ein solides Arbeitstier zu sein, während es vor allem mit einem günstigen Einstiegspreises glänzt. Trotzdem ist es ein Nischenprodukt mit Einschränkungen, vor allem beim Display und der CPU.
Im gleichen Preis-Segment gibt es bis auf das Schwestermodell (T15p G2) zwei direkte Alternativen: HPs ZBook Power 15 kann dauerhaft eine hohe Leistung abrufen, besitzt ein deutlich helleres und besseres Display, eine ebenbürtige Tastatur sowie deutlich bessere Akkulaufzeiten, aber es ist nervig laut. Dells Precision 3651 wiegt nur 1,79 kg, bietet ein 4K-Panel und das Laden per USB-C.
Preis und Verfügbarkeit
Das ThinkPad P15v G2 ist in der Ausstattung mit 512 GB großer SSD, 16 GB RAM, Intel Core i7-11800H, Nvidia T1200 und FHD-Display bei Campuspoint mit leichter Abweichung (32 GB RAM) für 1.927 Euro lieferbar oder als Sondermodell für Studenten und Lehrkräfte ab 1.769 Euro. Eine Konfiguration mit 4K-Display kostet ~400 Euro mehr.
Bei Amazon gibt es die getestete Ausstattung für etwa 1.800 Euro und wer die Preissuchmaschine bemüht, kann sicherlich nochmal 100 Euro sparen. Für eine Core-i9-Variante verlangt Lenovo im Schnitt weitere saftige 700 Euro.
Lenovo ThinkPad P15v G2 21A9000XGE
- 30.05.2022 v7 (old)
Marvin Gollor














































































